在(zai)如今快速發展的商業環(huan)境中(zhong),中(zhong)小(xiao)企業面臨著不斷(duan)增長的競爭壓力。為(wei)了更(geng)好地應對市場(chang)變化(hua),提高工(gong)作效率,項(xiang)目(mu)管理系統成(cheng)為(wei)了中(zhong)小(xiao)企業不可或缺的工(gong)具。這些(xie)系統幫助企業對各類項(xiang)目(mu)進行高效管理、實時監控和資源(yuan)優(you)化(hua)配(pei)置,從而(er)提高決策效率,降低成(cheng)本,實現項(xiang)目(mu)目(mu)標。
文章參考>> //gaoyunjjd.com
一、為什么需要項目管理系統?
對于(yu)中小企(qi)業而言,管理項目不僅僅是分配任務這么簡單。項目管理涵蓋(gai)了規劃、資源分配、進度追蹤、風險管理等多個方面(mian)。如果沒有(you)一套合適(shi)的工具,企(qi)業很容(rong)易陷入以(yi)下(xia)困境:
- 信息不透明:不同部門的信息孤島問題嚴重,項目進度無法實時跟蹤。
- 溝通不暢:團隊成員間溝通效率低下,任務執行的效果差,易造成項目拖延。
- 資源浪費:項目資源的調配和使用不合理,造成時間和財力的浪費。
而項(xiang)目管(guan)理(li)系統(tong)則(ze)通過數字化手(shou)段,幫助企業從(cong)多個(ge)維度(du)進行高效管(guan)理(li),解決這(zhe)些問題。它的核心優勢包括:
- 任務和進度追蹤:通過任務分配、進度追蹤,確保項目按計劃推進。
- 協作平臺:團隊成員可以在同一平臺上協同工作,實時更新任務進度和反饋,減少溝通成本。
- 資源優化:幫助企業合理配置資源,避免資源浪費,提高整體效率。
- 數據分析和報告:通過數據分析,項目經理可以實時掌握項目狀態,為決策提供支持。
接下來,我們將介紹五款適(shi)合中小企業(ye)的(de)項目(mu)管(guan)理系(xi)統,這些(xie)系(xi)統都具備(bei)強大的(de)功能(neng)(neng),能(neng)(neng)夠有效提升企業(ye)的(de)項目(mu)管(guan)理能(neng)(neng)力。
二、最適合中小企業的五款項目管理系統
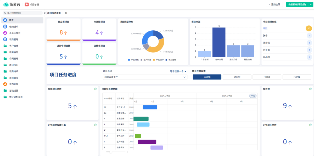
1. 簡道云
簡道云是一個基于云計算平臺的項目管理工具(ju),非常適合中小企(qi)(qi)業(ye)的需求。它提供了簡單易用的界面和(he)強大的定(ding)(ding)制功能,企(qi)(qi)業(ye)無需編(bian)程(cheng)基礎即可(ke)根據自身(shen)需求定(ding)(ding)制工作流和(he)管理模塊。它的優(you)勢在于靈活性和(he)高度(du)的可(ke)定(ding)(ding)制性。

系統介紹:
簡(jian)道云支(zhi)持創建多個業務模塊,包括(kuo)項目管理(li)、客戶關系管理(li)(CRM)、工作(zuo)流(liu)(liu)管理(li)等。通過它,用(yong)戶可以設計適合(he)自己公司的(de)管理(li)流(liu)(liu)程(cheng)和數據模型,從而(er)實現精準的(de)業務管理(li)。無論是項目進度追蹤,還是團隊協作(zuo),它都能提供(gong)一(yi)站式(shi)的(de)解決方案。
平臺核心能力:
- 項目管理功能強大:簡道云項目管理解決方案集項目管理、任務管理于一體,專業、易上手,讓項目全流程線上化、流程化、可視化,幫助企業更高效地規劃、執行和監控項目,實現項目的成功交付。任務分配:自動化WBS編號,任務明確到個人。任務創建、臨期系統自動提醒通知,防止任務遺漏。進度跟蹤:實時可視化進度透明,支持單任務及全局數據分析,管理者可以實時掌控項目進展。合同管理:項目合同在線審批,實現跨部門、跨組織、跨地域的流程協作;合同附件數字化存檔,分權管理,取用便捷。財務收支:每一筆收入與支出都關聯項目,每一個項目的財務收支情況實時匯總,清晰追湖 。
- 零代碼市場地位:全球權威的技術研究和分析公司Gartner發布《中國ICT技術成熟度曲線報告 (Hype Cycle for ICT in China)》。旗下產品【 簡道云 】憑借自身完善易用的產品功能、輕量級的交付體系與公民開發下的廣泛采用,入選LCAP Sample Vendor(代表廠商),是國內唯一一家入選的零代碼廠商,也是國內唯一一家連續2年入選的零代碼廠商。
- 產品能力:近年來,簡道云團隊深度研究國內不同規模的客戶實際業務需求,持續上線并優化了 近300款專業的模板場景應用。覆蓋 CRM、進銷存、ERP等 15 大場景,提供制造行業、建筑行業、零售行業、互聯網等10+行業的垂直解決方案,實現大中小微客戶核心業務場景、長尾業務需求 100% 覆蓋,大幅提升了廣大用戶的上手易用性。
- 客戶背書:簡道云合作企業組織超200w+,包括蒙牛、OPPO、中國煙草、娃哈哈、綠城科技等,覆蓋零售、制造、建筑、互聯網等10+行業。
- 功能場景:簡道云擁有表單、流程、儀表盤、知識庫等核心功能。支持使用者在釘釘、企業微信、飛書、微信等移動端接收簡道云消息、處理相關業務,進行數據的錄入、查詢、共享、分析等操作。
- 品牌形象:2025年2月26日,江蘇召開了一場重磅的民企座談會,帆軟是全省七家之一、無錫唯一的發言企業。

簡道云的靈(ling)活(huo)性和(he)高定制(zhi)性使其成(cheng)為中小企業項目管理的理想選擇,尤(you)其適合那些需求多樣的企業。
2. Trello
Trello是一個非常流(liu)行的(de)項目管理工具,以(yi)其簡單(dan)的(de)界(jie)面和(he)直觀的(de)操作方(fang)式(shi)著稱。它采用(yong)看板式(shi)的(de)管理方(fang)式(shi),幫助(zhu)團隊清晰(xi)地了解項目的(de)當(dang)前狀(zhuang)態(tai),任務的(de)執(zhi)行情況。
系統介紹:
Trello的核心(xin)功(gong)能是(shi)基于看板的任務(wu)管理。用戶可以(yi)將任務(wu)分(fen)配到不同(tong)的列表和(he)卡片(pian)中(zhong),拖動任務(wu)卡片(pian)來反映其(qi)進度。適用于各類項目,尤其(qi)是(shi)需要快速溝(gou)通和(he)調(diao)整的項目。
平臺核心能力:
- 看板式管理:通過簡單的卡片和列表管理任務,清晰顯示任務進度。
- 協作功能:支持團隊成員之間的實時溝通與協作,任務完成后可立即反饋。
- 集成工具:與其他工具(如Google Drive、Slack等)無縫集成,提升工作效率。
- 靈活的任務管理:任務可以細化成子任務,分配責任人、設置截止日期、添加附件等。
Trello的(de)簡潔易用和高度的(de)協作功能,使其非常適(shi)合那些需要快速推(tui)進和調整的(de)項目,特別是對小型團隊和創業公司來說(shuo)。
3. Asana
Asana是一款功能強(qiang)大的項目管理(li)工具(ju),能夠幫助團隊更好(hao)地規劃、執行和監督(du)項目。它適合各種規模的企業,尤(you)其是中小企業,能夠幫助他們高效地組織(zhi)和管理(li)項目任務。
系統介紹:
Asana通過任務、項(xiang)目、時(shi)間線(xian)等多種視圖方式,讓團隊(dui)能夠輕松掌控項(xiang)目的(de)整(zheng)體進度。它(ta)也具備項(xiang)目計劃(hua)、任務分配、進度跟(gen)蹤等功能,幫(bang)助(zhu)團隊(dui)高效合作,確保項(xiang)目按時(shi)交付(fu)。
平臺核心能力:
- 項目視圖多樣化:支持任務列表、看板、時間線等多種視圖方式,方便團隊根據需求選擇合適的方式管理項目。
- 任務分配與優先級管理:支持分配任務、設定優先級和設置截止日期,確保每個任務都能按時完成。
- 集成功能強大:支持與多種工具(如Slack、Google Drive、Microsoft Teams等)集成,提高團隊協作效率。
- 實時進度追蹤:團隊成員可以實時查看項目進展,確保項目按時交付。
Asana的多功能性(xing)和靈活(huo)性(xing),使其(qi)非(fei)常適合中(zhong)小(xiao)企業,尤其(qi)是(shi)在需要(yao)處(chu)理多個項目和任(ren)務時,能有效(xiao)提升管理效(xiao)率。
4. Monday.com
Monday.com是一款專(zhuan)注于團(tuan)隊(dui)協作(zuo)的項目(mu)管理(li)工具,它提供了可視(shi)化(hua)的管理(li)界面(mian)和全面(mian)的項目(mu)管理(li)功(gong)能(neng)。特別適(shi)合需(xu)要頻(pin)繁協作(zuo)、管理(li)多(duo)個項目(mu)的中小企業。
系統介紹:
Monday.com通過(guo)色彩豐富(fu)的(de)看板、時(shi)間(jian)表和甘特圖等(deng)方式幫(bang)助團(tuan)隊管理項(xiang)目。它允(yun)許用(yong)戶創建項(xiang)目、分配任務(wu)、設定(ding)時(shi)間(jian)表,并且支持實時(shi)反(fan)饋(kui)。平臺還擁(yong)有強大的(de)自動化功能,減(jian)少了重復性(xing)工作。
平臺核心能力:
- 項目管理與任務分配:支持分配任務、設置優先級、設定截止日期。
- 高度可視化:通過圖形化界面展示任務進度,幫助團隊快速了解項目狀態。
- 強大自動化:可設置自動化規則,減少重復性任務。
- 報告與分析:平臺提供數據報告,幫助團隊分析項目成果和發現改進空間。
Monday.com的(de)可視化界面和自動化功(gong)能,能夠幫助中小企(qi)業有效提升項(xiang)目管(guan)理效率,特別適合需要頻繁(fan)溝(gou)通和更新的(de)項(xiang)目。
5. Basecamp
Basecamp是一款簡單而高(gao)效(xiao)的項目管理工具,以(yi)其(qi)清晰(xi)的界面和強大的團(tuan)隊(dui)協作功(gong)能,成為眾多(duo)中小企業(ye)的首選工具。它幫(bang)助團(tuan)隊(dui)保(bao)持(chi)任務井(jing)井(jing)有(you)條,避免遺漏任何重要的工作內容。
系統介紹:
Basecamp提供了任務管(guan)理、日程安排、文檔(dang)共(gong)享(xiang)等功能,幫(bang)助團隊成員高效協作。它(ta)的強項在于集(ji)成性和簡單的界面(mian),適合那些(xie)需(xu)要快(kuai)速上手并開(kai)始管(guan)理項目的團隊。
平臺核心能力:
- 任務與日程管理:任務可以設置時間、負責人和優先級,確保項目按時完成。
- 團隊協作與溝通:內置聊天和討論功能,支持團隊成員之間的實時溝通。
- 文檔和文件共享:支持文件上傳與共享,團隊成員可以隨時訪問和編輯共享文件。
- 簡單易用:界面簡單直觀,即使是沒有經驗的團隊成員也能快速上手。
Basecamp的簡單易用和功能全面,使其非常適合那些尋求高效團隊協作的中小企業。
結語
選擇適合自(zi)己(ji)企業(ye)的(de)項(xiang)(xiang)目管理系(xi)統,不僅能(neng)(neng)提升項(xiang)(xiang)目執行效(xiao)率,還能(neng)(neng)加(jia)強團隊協作,提升整體(ti)運(yun)營能(neng)(neng)力。通過以上五款系(xi)統的(de)介紹,希望能(neng)(neng)幫(bang)助(zhu)中小企業(ye)找到最合適的(de)工具,提高項(xiang)(xiang)目管理的(de)水平,實(shi)現(xian)更好的(de)業(ye)績表現(xian)。