施工項目管理是建筑行業的重要環節,合理的管理系統不僅能提高項目的執行效率,還能有效控制成本、降低風險,確保項目按時按質完成。隨著科技的進步,越來越多的企業開始選擇數字化手段來優化施工管理流程。本文將盤點五款排名TOP5的施工項目管理系統,重點介紹每款系統的功能特點和核心能力,其中將包括簡道云。
一、為什么要講施工項目管理系統?
施工項(xiang)(xiang)目(mu)管(guan)理(li)涵蓋(gai)了從項(xiang)(xiang)目(mu)啟動(dong)、規劃、執行、控制到收尾的(de)(de)整(zheng)個(ge)生命(ming)周期。施工管(guan)理(li)系(xi)統(tong)(tong)的(de)(de)引入,可以幫助(zhu)項(xiang)(xiang)目(mu)團隊實時跟蹤項(xiang)(xiang)目(mu)進展,解決問(wen)題并做出快速決策(ce)。隨著(zhu)項(xiang)(xiang)目(mu)規模的(de)(de)擴大和工程復(fu)雜性的(de)(de)增加,傳統(tong)(tong)的(de)(de)手(shou)工管(guan)理(li)方法已(yi)不再適(shi)應(ying)現代項(xiang)(xiang)目(mu)管(guan)理(li)的(de)(de)需求。因(yin)此,選擇(ze)一款合(he)適(shi)的(de)(de)施工項(xiang)(xiang)目(mu)管(guan)理(li)系(xi)統(tong)(tong),能夠(gou)顯(xian)著(zhu)提高項(xiang)(xiang)目(mu)的(de)(de)效率和透明度。
施工(gong)項(xiang)目管理系(xi)統的作用主(zhu)要體現(xian)在以下幾個方面:
- 提高工作效率:通過自動化工具減少重復性工作,優化資源分配。
- 成本控制:實時跟蹤項目進度與資金使用,及時調整預算,降低浪費。
- 風險管理:系統化的風險評估和預警機制,幫助項目團隊提前應對潛在的風險。
- 信息共享與協作:促進各部門之間的高效協作和信息共享,減少溝通成本。
- 項目可視化:通過報表、圖表等形式實時展示項目數據,幫助決策者做出精準判斷。
二、五款排名TOP5的施工項目管理系統推薦
以下是五款被廣(guang)泛應用(yong)并具有優秀口碑的施工項目(mu)管理(li)系(xi)統(tong),適用(yong)于不同規模和(he)需求的施工項目(mu)管理(li),特別是對工程復雜度較高的項目(mu)。
1. 簡道云施工項目管理系統
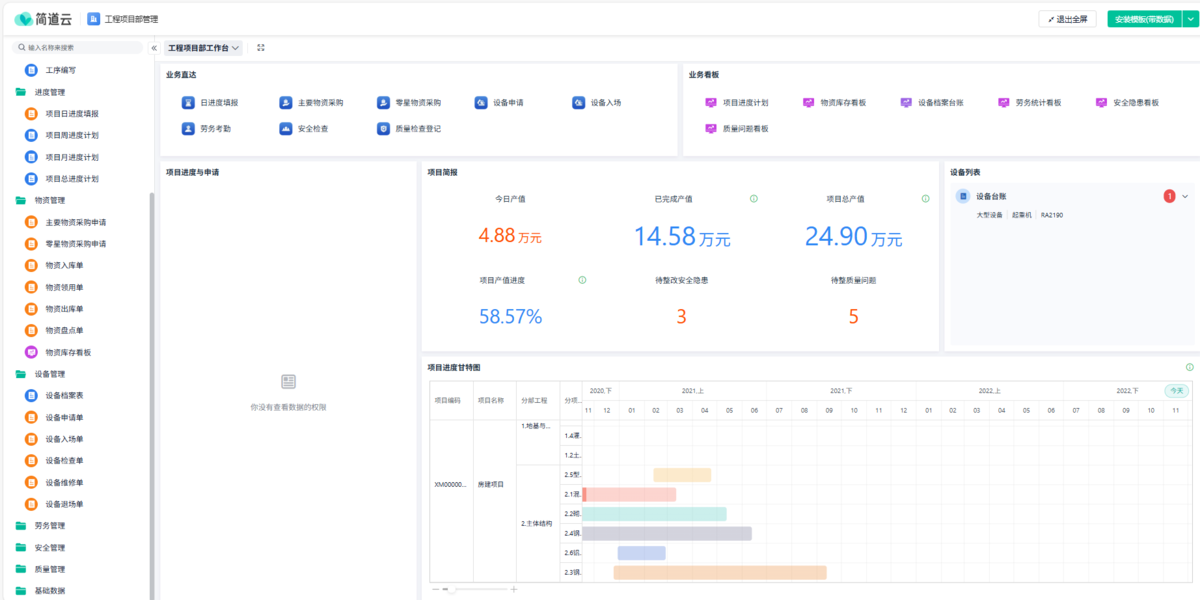
系統介紹: 簡道(dao)云是(shi)國(guo)內領先的(de)低代碼平臺,提供(gong)了強大的(de)項(xiang)目管理(li)功(gong)能,廣泛(fan)應(ying)用(yong)于各(ge)類施工項(xiang)目管理(li)。它通過(guo)“低代碼”的(de)方(fang)式,讓非(fei)技術人員也能快(kuai)速構(gou)建(jian)出符合項(xiang)目需求(qiu)的(de)管理(li)系統。簡道(dao)云不僅支持項(xiang)目的(de)進度、質量、成本等全方(fang)位管理(li),還能根據實際需求(qiu)靈活(huo)調整。

平臺核心能力:
- 自定義功能:簡道云擁有表單、流程、儀表盤、知識庫等核心功能。用戶可以根據具體項目需求,靈活設計表單、流程以及自動化規則,實現精準的管理。支持使用者在釘釘、企業微信、飛書、微信等移動端接收簡道云消息、處理相關業務,進行數據的錄入、查詢、共享、分析等操作。支持團隊成員之間的高效協作,項目經理、工程師、財務等多個角色可以實時共享信息,提升整體項目的協同效率。
- 低代碼開發:支持用戶根據業務需求快速創建項目管理應用,無需專業開發人員。中國科學院《互聯網周刊》發布「國內低代碼廠商排行榜」。作為國內低/零代碼賽道先入者及表單類零代碼應用開發工具的開創者,憑借業內領先的產品技術實力與優秀的用戶服務口碑,簡道云獲評國內低代碼廠商排行榜」第一!
- 頭部企業合作:簡道云合作企業組織超200w+,包括蒙牛、OPPO、中國煙草、娃哈哈、綠城科技等,覆蓋零售、制造、建筑、互聯網等10+行業。
- 近年來,簡道云團隊深度研究國內不同規模的客戶實際業務需求,持續上線并優化了 近300款專業的模板場景應用。覆蓋 CRM、進銷存、ERP等 15 大場景,提供制造行業、建筑行業、零售行業、互聯網等10+行業的垂直解決方案,實現大中小微客戶核心業務場景、長尾業務需求 100% 覆蓋,大幅提升了廣大用戶的上手易用性。
- 品牌形象好:連續8年位居中國商業智能和分析軟件市場占有率第一,累計合作客戶超過3.6萬家,服務了恒力集團、海瀾集團等中國500強企業359家,制造業100強中合作了80家。
簡(jian)道云強大的低代碼能力與豐富模(mo)板,讓零售(shou)企(qi)業能在短(duan)時間內(nei)完成從模(mo)板復制到上(shang)(shang)線運營的閉(bi)環,是真正(zheng)拿來即(ji)用的門店(dian)業績上(shang)(shang)報(bao)平臺。
2. 施工寶
系統介紹: 施(shi)(shi)工(gong)寶是一款面向建筑行業的施(shi)(shi)工(gong)項目管(guan)理軟件,提供了(le)包括工(gong)程(cheng)進度、質量、成本、材(cai)料、設備等管(guan)理模塊(kuai)。它支持工(gong)程(cheng)各(ge)環節的信息化管(guan)理,能夠(gou)有效(xiao)提高施(shi)(shi)工(gong)管(guan)理的效(xiao)率,幫(bang)助(zhu)項目管(guan)理者實(shi)時(shi)掌控工(gong)地情況(kuang)。

平臺核心能力:
- 全程項目管理:施工寶支持從項目開工到完工的全流程管理,涵蓋了項目的各個環節,提供從計劃制定到現場管理的全面解決方案。
- 實時監控與預警:該系統能夠實時監控工程進度、材料、工期等信息,及時預警潛在風險。
- 移動端支持:施工寶提供了移動端APP,工地人員可以隨時隨地進行項目更新與數據錄入,提升管理靈活性。
3. BIM360
系統介紹: BIM360是Autodesk公司(si)推出的(de)施(shi)工管理(li)平臺,主要基于建筑信息模(mo)型(BIM)技術,支(zhi)持(chi)項(xiang)目(mu)的(de)各個階段,包括設(she)計、施(shi)工、運營等。BIM360能夠提供準(zhun)確的(de)工程數(shu)據,可實(shi)現項(xiang)目(mu)全生命周期(qi)的(de)信息管理(li),提升工程建設(she)效率和(he)質量。

平臺核心能力:
- BIM集成:BIM360將建筑信息模型(BIM)技術與施工管理深度融合,通過集中的平臺展示項目的數字化數據,幫助團隊做出更精準的決策。
- 協同設計與施工:通過BIM360,設計、施工、業主等各方可以高效協作,及時共享最新的項目數據,避免設計與施工過程中產生的不必要沖突。
- 質量與安全管理:BIM360具有強大的質量和安全管理功能,幫助項目團隊進行現場巡檢、風險評估等工作。
4. Procore
系統介紹: Procore是一款(kuan)全球廣泛使用的(de)施工(gong)管理平臺(tai),致力于為施工(gong)行業提供(gong)項目(mu)管理解決方案。它(ta)幫(bang)助企業實現項目(mu)數據的(de)集中管理,并通過項目(mu)進度、預算控(kong)制、文件管理等功能(neng)提升施工(gong)效率。

平臺核心能力:
- 項目文件管理:Procore允許團隊上傳和管理項目相關文件,確保信息不丟失,方便隨時查看。
- 預算與成本控制:系統內置強大的預算管理工具,支持實時跟蹤工程成本,避免超預算問題。
- 移動端應用:Procore有專門的移動端應用,施工人員可以隨時在工地上更新進度,方便項目經理遠程管理。
5. Buildertrend
系統介紹: Buildertrend是專為建筑商(shang)和施(shi)(shi)工(gong)經理設計的(de)一(yi)款(kuan)施(shi)(shi)工(gong)管理軟件,能夠幫助(zhu)項(xiang)目管理者全面掌控施(shi)(shi)工(gong)項(xiang)目的(de)各(ge)個環節,從(cong)計劃、預算、進(jin)度(du)到與客戶的(de)溝通。它提(ti)供了(le)施(shi)(shi)工(gong)項(xiang)目管理所需的(de)所有工(gong)具(ju),幫助(zhu)提(ti)高團隊的(de)協作效率和工(gong)作透明(ming)度(du)。

平臺核心能力:
- 客戶管理:Buildertrend集成了客戶關系管理功能,可以方便與客戶溝通,實時更新項目進展。
- 進度追蹤:該平臺提供了進度追蹤功能,用戶可以通過Gantt圖查看工程進度,確保項目按時完成。
- 成本管理:通過實時成本追蹤和預算調整功能,Buildertrend幫助項目團隊控制項目的資金流,避免預算超支。
總結
選(xuan)擇(ze)(ze)(ze)適(shi)合的(de)(de)(de)(de)(de)施工項(xiang)(xiang)目(mu)(mu)管(guan)理(li)系統(tong)(tong)(tong)對于建筑項(xiang)(xiang)目(mu)(mu)的(de)(de)(de)(de)(de)成功至關重(zhong)要(yao)。每一款系統(tong)(tong)(tong)都具有(you)不同的(de)(de)(de)(de)(de)優勢,企(qi)業(ye)可以根(gen)據(ju)自身項(xiang)(xiang)目(mu)(mu)的(de)(de)(de)(de)(de)需求(qiu)選(xuan)擇(ze)(ze)(ze)合適(shi)的(de)(de)(de)(de)(de)工具。如(ru)果企(qi)業(ye)偏向于低代碼平臺(tai),可以優先選(xuan)擇(ze)(ze)(ze)簡道云;如(ru)果需要(yao)更強(qiang)的(de)(de)(de)(de)(de)BIM技術支(zhi)持,則BIM360是(shi)一個不錯的(de)(de)(de)(de)(de)選(xuan)擇(ze)(ze)(ze);而Procore、Buildertrend等平臺(tai)則為全球建筑商提供了(le)豐富的(de)(de)(de)(de)(de)施工管(guan)理(li)工具。根(gen)據(ju)系統(tong)(tong)(tong)的(de)(de)(de)(de)(de)核心能力和企(qi)業(ye)的(de)(de)(de)(de)(de)實際(ji)需求(qiu),選(xuan)擇(ze)(ze)(ze)最適(shi)合的(de)(de)(de)(de)(de)系統(tong)(tong)(tong)可以顯著提升施工項(xiang)(xiang)目(mu)(mu)的(de)(de)(de)(de)(de)管(guan)理(li)效率與質量。