為什么需要(yao)項目(mu)(mu)(mu)管(guan)(guan)(guan)理(li)(li)(li)臺賬(zhang)?工程(cheng)項目(mu)(mu)(mu)管(guan)(guan)(guan)理(li)(li)(li)臺賬(zhang)怎么做?有哪些好用(yong)的工程(cheng)項目(mu)(mu)(mu)管(guan)(guan)(guan)理(li)(li)(li)軟件?全文(wen)2000+,本(ben)文(wen)將從臺賬(zhang)制作核心價(jia)值、五(wu)大實(shi)施步驟、五(wu)款(kuan)國內外頂級工程(cheng)項目(mu)(mu)(mu)管(guan)(guan)(guan)理(li)(li)(li)軟件的系統(tong)功能、適用(yong)場景、優劣勢對比等(deng)維(wei)度(du),為建筑、制造、IT等(deng)行業(ye)管(guan)(guan)(guan)理(li)(li)(li)者提供系統(tong)化解決方(fang)案。全文(wen)干貨,建議收藏!
本文你將了解:
- 臺賬制作的五大核心價值
- 臺賬制作全流程步驟
- 五款系統深度對比
- 選型建議與FAQ
一、臺賬制作的五大步驟
1. 為什么需要項目管理臺賬?
工程項目管理臺賬的核心價值(zhi)在(zai)于“數據(ju)驅(qu)動決策”。通過臺賬,企業可(ke)以:
- 實時掌握項目狀態:從任務分配到進度跟蹤,臺賬幫助管理者隨時了解項目的最新動態。
- 優化資源配置:通過記錄人力、物資、資金的使用情況,避免資源浪費或短缺。
- 控制成本與風險:臺賬中的預算對比、成本分析和風險預警功能,能幫助企業及時調整策略。
- 提升協作效率:臺賬的標準化記錄為團隊協作提供了統一的數據基礎,減少溝通成本。
- 支持項目復盤:項目結束后,臺賬中的歷史數據可作為總結經驗、優化流程的依據。
2. 制作臺賬的五大步驟
- 明確臺賬目標 根據項目類型(如建筑、IT、制造)和規模,確定臺賬需要記錄的信息類型。例如,建筑項目可能需要重點關注施工進度和材料成本,而IT項目則更關注任務分解和風險控制。
- 收集與整理項目信息 將項目的背景資料、任務清單、時間表、預算分配、資源需求等信息系統化整理。例如,使用Excel表格記錄每個任務的負責人、截止日期和當前狀態。
- 設計臺賬模板 根據項目需求,設計臺賬的結構。常見的模板包括:任務管理表:記錄任務名稱、負責人、進度、延期原因。成本管理表:記錄預算、實際支出、超支預警。風險管理表:記錄潛在風險、應對措施和責任人。
- 選擇合適的管理工具 傳統的Excel或紙質臺賬容易出錯且難以共享,建議使用專業的工程項目管理軟件。這些工具通常支持自動化更新、多用戶協作和數據分析功能。
- 定期更新與優化 臺賬需要動態維護,定期更新項目進展、成本變化和風險狀態。同時,根據實際使用反饋,優化臺賬的結構和功能。
二、五款工程項目管理軟件推薦
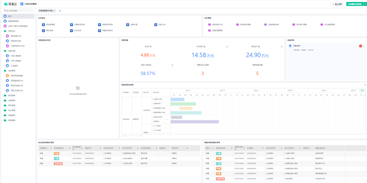
1. 簡道云工程項目管理
系統總括 簡道云工程項目管理系統是一款基于低代碼平臺的數字化解決方案,專為工程行業的全生命周期管理設計。該系統覆蓋項目立項、進度跟蹤、合同管理、費用報銷、資源調配、成本控制等(deng)核心模塊,通過零(ling)代碼拖拽式操作,幫助企業快速搭建個性化(hua)流(liu)程。

亮點功能
- 靈活的任務與流程管理任務拆解與自動化:支持將復雜任務拆分為子任務,設置優先級、里程碑及自動編號規則,確保項目有序推進。
- 看板與甘特圖:提供看板視圖、甘特圖等工具,直觀展示項目進度,實時監控關鍵節點,動態調整資源分配。
- 實時數據分析與可視化數據儀表盤:集成預算與實際成本對比、合同執行分析、客戶賬款統計等報表,支持生成柱狀圖、餅圖等可視化圖表,輔助管理層決策。
- 風險預警:對證書到期、庫存異常、預算超支等風險進行自動預警,降低項目延誤或成本超支的可能性。
- 全流程協同與移動辦公多角色協作:支持項目經理、施工人員、財務團隊等多方在線協作,合同、發票、驗收文件等資料可集中存儲并共享。
- 移動端支持:一線人員可通過手機上傳現場照片、填寫巡檢記錄、審批流程,確保數據實時同步,減少信息滯后。
優缺點
優點:
- 靈活適配性強:模塊可自由組合,滿足中小型工程團隊的多樣化需求,無需復雜開發。
- 性價比高:標準版版僅需5000/年,企業版12000/年,遠低于傳統定制化系統成本。
- 操作門檻低:零代碼設計簡化流程搭建,普通員工也能快速上手,降低培訓成本。
- 全球化支持:多語言、時區適配及海外數據中心(如新加坡AWS)保障跨國項目的數據安全與合規性。
缺點:
- 高級功能依賴插件:部分復雜功能(如深度BIM集成)需通過第三方插件實現,可能增加額外成本。
- 學習曲線存在:雖然操作簡單,但低代碼平臺的邏輯設計仍需一定學習時間,初期配置可能耗時。
適用場景
簡道云工程項目管理系統特別適合中小型工程企業、需要快速迭代流程的團隊,以及跨國工程項目的協同管理。
2. 用友好業財
系統總括 用(yong)友好業財是一(yi)(yi)款(kuan)集項目(mu)管(guan)(guan)理(li)、材料出入庫、設備領用(yong)、人(ren)員(yuan)配置(zhi)等功能于一(yi)(yi)體的軟件,其(qi)核心定(ding)位是“進銷存管(guan)(guan)理(li)系統”,適合(he)需要全(quan)面(mian)管(guan)(guan)理(li)項目(mu)資源的企業。

亮點功能
- 項目全維度管理:支持從預算制定到成本核算的全流程管理。
- 材料與設備追蹤:記錄材料出入庫、設備領用情況,避免資源浪費。
- 費用管理:支持多種費用類型分類,自動生成費用報表。
- 多部門協同:通過任務分配和進度跟蹤,促進跨部門協作。
優缺點
- 優點:性價比高,適合預算有限的中小企業。操作界面簡潔,上手難度低。支持多項目并行管理,適合中小型建筑公司。
- 缺點:功能相對基礎,缺乏高級數據分析能力。定制化能力較弱,不適合復雜項目需求。
適用企業
- 中小型建筑、制造類企業。
- 需要基礎項目管理和資源跟蹤的團隊。
3. 金蝶EAS
系統總括 金(jin)蝶EAS是一款(kuan)面(mian)向大型企業(ye)的(de)工程項目管理軟件,其(qi)核心特點(dian)是功能全面(mian)、靈活(huo)性高(gao),并支持與金(jin)蝶ERP系統的(de)無縫對接(jie)。

亮點功能
- 項目全生命周期管理:涵蓋立項、計劃制定、任務分解、進度監控、資源調度等環節。
- 數據整合能力:與金蝶ERP系統集成,實現財務、供應鏈與項目管理的聯動。
- 多視圖展示:支持甘特圖、看板、日歷視圖等,方便用戶直觀掌握項目進展。
- 審批流程自動化:通過內置的審批模塊,減少人為干預,提高效率。
優缺點
- 優點:功能強大,適合復雜項目管理需求。系統穩定性高,數據安全性強。支持高度定制化,滿足不同行業需求。
- 缺點:初期部署成本較高,適合預算充足的企業。對非技術人員的操作門檻較高。
適用企業
- 大型建筑、制造、能源類企業。
- 需要與ERP系統深度集成的團隊。
4. 紅圈
系統總括 紅圈是一款以(yi)定制(zhi)(zhi)化著(zhu)稱的工程(cheng)項(xiang)目(mu)管(guan)理軟件,適合需(xu)要靈活調(diao)整功能的企業。其核心(xin)優勢在(zai)于(yu)根據項(xiang)目(mu)需(xu)求快速開發定制(zhi)(zhi)模(mo)塊。

亮點功能
- 高度定制化:支持按需開發,滿足復雜項目的個性化需求。
- 跨部門協同:通過任務分配、文檔共享和在線討論功能,促進團隊協作。
- 風險管理:內置風險識別和應對策略模塊,降低項目不確定性。
- 報表與分析:生成項目進度、成本、資源利用等報表,輔助決策。
優缺點
- 優點:靈活性高,適合特殊行業或復雜項目。支持多角色權限管理,保障數據安全。
- 缺點:定制化服務成本高,實施周期較長。對技術團隊的依賴性較強。
適用企業
- 需要高度定制化解決方案的中大型企業。
- 行業特殊或項目流程復雜的團隊。
5. 明道云
系統總括 明道(dao)云是(shi)一(yi)款(kuan)輕量(liang)級工程項目管(guan)理軟件,主打(da)“低代碼開發”和快速上線,適合需要快速響應市(shi)場(chang)變(bian)化的企(qi)業(ye)。

亮點功能
- 全生命周期管理:覆蓋從項目立項到后期運維的全流程。
- 低代碼開發:客戶可通過自定義表單和流程,快速實現個性化需求。
- 多終端支持:支持公有云和私有云部署,滿足不同安全需求。
- 成本控制:通過工時統計、資源分配等功能,優化項目成本。
優缺點
- 優點:部署周期短,1-3個月即可上線。界面友好,操作簡便,降低培訓成本。支持多角色協同,提升團隊效率。
- 缺點:對復雜數據處理能力較弱。高度依賴客戶自身的技術能力。
適用企業
- 需要快速上線的中小企業。
- 重視成本控制和低代碼開發的團隊。
三、總結與選型建議表

四、FAQ(常見問題解答)
1. 如何選擇適合自己企業的工程項目管理軟件?
選擇軟件時(shi),需考慮以下因(yin)素:
- 項目類型與規模:建筑、制造、IT等行業的需求差異較大。
- 團隊規模與預算:中小企業可優先選擇用友好業財或明道云,而大型企業則需考慮金蝶EAS或紅圈。
- 功能需求:明確企業需要哪些核心功能(如成本控制、風險管理、協同辦公)。
- 技術能力:如果團隊缺乏技術背景,應選擇操作簡便的軟件(如簡道云)。
2. 項目管理臺賬與工程項目管理軟件的關系是什么?
項(xiang)目管理臺賬是軟(ruan)件的(de)核心數(shu)據來源(yuan),而軟(ruan)件則(ze)是臺賬的(de)數(shu)字(zi)化實(shi)現工具。兩者的(de)關系可以概括為:
- 臺賬是基礎:軟件的功能設計通常圍繞臺賬的管理需求展開(如任務記錄、成本分析)。
- 軟件是升級:通過自動化更新、多用戶協作和數據分析,軟件提升了臺賬的效率和準確性。
- 互補性:即使使用了軟件,企業仍需定期維護臺賬,確保數據的完整性和一致性。
3. 如何評估一款工程項目管理軟件的性價比?
性價比評估需從(cong)以下維度展開:
- 功能匹配度:軟件是否覆蓋企業所需的核心功能(如預算管理、進度跟蹤)。
- 成本結構:包括軟件購買費用、部署成本、培訓費用和后期維護成本。
- 擴展性:是否支持未來業務增長(如新增項目類型或團隊規模擴大)。
- 用戶評價:參考同類企業的使用反饋,尤其是負面評價(如功能缺陷或服務響應慢)。
- 技術支持:廠商是否提供及時的技術支持和升級服務。
五、結語
工程項目管理臺賬的搭(da)建是(shi)企(qi)業實現(xian)高效運(yun)營的關鍵一步,而選(xuan)擇合(he)適的管理軟件則能(neng)進一步釋放團隊的潛力。無(wu)論是(shi)垂(chui)直(zhi)行業的簡道(dao)云,還是(shi)性價比突出的用友好(hao)業財,亦或是(shi)功能(neng)強大的金蝶EAS,每款軟件都(dou)有其獨特的價值(zhi)。企(qi)業應(ying)根據自身需求,結(jie)合(he)功能(neng)、成本和(he)團隊能(neng)力,做(zuo)出明智的選(xuan)擇。最終(zhong),通過臺賬與軟件的協(xie)同作用,企(qi)業將能(neng)夠在激烈的市(shi)場競爭中脫穎(ying)而出。