每天一到辦公室,總有種忙亂感迎面撲來。
手里的項目還沒理清楚,
- 新任務又接踵而來,
- 團隊每個人都在忙,
- 可進度卻像蝸牛一樣慢。
最讓人崩潰的是,老板突然問項目進展,你翻郵件、查聊天記錄,拼湊半天才給出一個模糊回答:
“大概……差不多快完了吧。”
我以前也經歷過這樣的狀況。
項目明明排好了計劃,但一到執行期,進度就跟脫韁的野馬一樣,誰也控制不了。
后來我才明白,問題不在團隊努力不夠,而是計劃沒有“畫”出來,光靠腦子記、Excel排,項目根本扛不住。
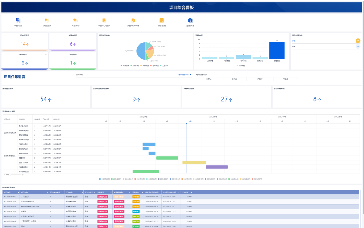
真正會控進度的項目經理,離不開三張圖:甘特圖、關鍵路徑圖和里程碑圖。
這三張圖,是你能真正把項目掌控在手里的核心工具。
文章參考>> //gaoyunjjd.com

甘特圖:最直觀的時間進度表
甘特圖大家不陌生,但很多人用錯了。
簡單來說,它就是把項目拆成一條條任務,橫軸是時間,縱軸是任務,每個任務都有一條時間條,一眼就能看到誰負責什么、做多久、現在做到哪一步。
它最適合做三件事:
- 項目初期排計劃、
- 日常跟蹤進度,
- 以及管理層匯報項目狀態。
但很多人犯的錯誤是,把甘特圖當作任務清單,只畫起止時間,卻沒有加任務依賴關系。
一旦項目變動,全圖都要手動修改,沒人愿意更新,甘特圖就變成了擺設。
我的經驗是,用系統生成甘特圖,不僅能自動調整任務時間,還能把依賴關系、負責人都標出來。
這樣,你不僅能看見項目,還能隨時知道每個人的責任和每項任務的狀態。
甘特圖幫你把項目看得見,讓整個團隊有同一個進度畫面。


關鍵路徑圖:告訴你拖不得的任務
如果甘特圖是讓項目看得見,關鍵路徑圖就是不能拖的紅線。
關鍵路徑是決定整個項目完工時間的一條任務鏈,它告訴你,哪些任務一旦延誤,整個項目就要推遲。
舉個例子,
- 一個項目有10個任務,
- A、B、C串起來的時間最長,那就是關鍵路徑。
- 只要A、B、C其中一個慢了,整個項目就延。
- 其他任務可以拖點,但這條路徑上的任務絕不能慢。
關鍵路徑圖適合用來控制整體項目周期、識別瓶頸任務和做風險預警。
我落地做法是,每次更新進度后,系統自動重新計算關鍵路徑,把關鍵任務標紅重點盯。
這樣一來,項目經理一眼就能知道,哪些任務是“絕對不能拖”的環節。
簡單總結:甘特圖幫你看全貌,關鍵路徑圖告訴你紅線在哪。


里程碑圖:項目階段的關鍵節點
里程碑圖的作用,是讓你掌握節奏。
它不是普通任務,而是必須完成的關鍵節點,例如方案確認、樣機出廠、客戶驗收。
每一個里程碑都是項目推進的錨點,幫你把階段推進鎖住。
適用場景很直白:
- 項目階段劃分、
- 階段匯報或評審、
- 對外承諾交付節點。
很多項目里,里程碑太模糊,比如“階段一完成”,沒人知道“完成”指什么,檢查時就容易扯皮。
落地操作中,我強調兩點:
- 每個里程碑要有清晰驗收標準,評審機制固定。
- 到里程碑,必須復盤、結項,再啟動下一階段。
里程碑圖幫你穩住節奏,讓項目不會無休止地拖下去。


三張圖如何協同使用?
單獨用每張圖都能解決問題,但項目真正亂,不是因為工具不夠,而是沒配合好。
- 甘特圖讓你看到全貌,
- 關鍵路徑圖告訴你“最要命的環節”,
- 里程碑圖卡住節奏和節點。
我一般這樣搭:
- 項目啟動時先建立WBS結構,
- 把任務拆清楚,生成甘特圖,
- 自動計算關鍵路徑,
- 再標定里程碑節點。
這樣一套組合拳下來,項目才算控得住。
團隊成員看甘特圖知道自己負責的任務,關鍵路徑任務標紅,里程碑節點清楚,每周例會就能照著圖復盤,而不是憑記憶和聊天記錄。
這三張圖結合使用,項目從混亂變可控。

落地建議:系統化運作
很多團隊在項目管理上仍停留在Excel時代,畫甘特圖、標關鍵路徑、設里程碑,結果一改動就手忙腳亂,拖拉、修改、復盤全靠人工,不僅費時間,還容易出錯。
第一步,我建議直接用系統自動生成圖表,不再靠Excel堆。
現代項目管理系統可以自動拉出任務依賴關系,計算關鍵路徑,甘特圖、關鍵路徑圖和里程碑圖一旦有任務變動,整個圖表就會自動同步更新,這樣你不用手動修改,也能隨時掌握全局。

第二,圖表要連數據,甘特圖不能只是好看的條形圖。
每個任務最好能點擊查看責任人、進度、風險提示以及關聯文檔,讓團隊成員不必再翻郵件、問同事“現在進度到哪了”。
系統里還可以設置自動提醒,例如
- 關鍵路徑上的任務延遲提醒負責人、
- 里程碑到期提醒項目經理,
讓管理從被動變主動。

第三,定期復盤必不可少。
每周例會直接照圖復盤,確認關鍵任務是否落地、里程碑是否達成,及時調整資源和計劃。
還可以把每項任務的責任人和完成情況記錄在系統里,形成數據可追溯的閉環。
這樣一來,不僅每個人都清楚自己的職責和進度,管理者也能第一時間發現風險點和瓶頸。
總之,把甘特圖、關鍵路徑圖和里程碑圖當作實時工具,而不是靜態展示,配合自動化、數據連通和復盤機制,項目才真正可控,進度才能穩住,風險才能降到最低。
結語
很多項目失控,不是因為團隊不努力,而是沒人“看得清”。
甘特圖幫你看清時間,關鍵路徑圖幫你看清風險,里程碑圖幫你看清節點。
把這三張圖真正用起來,項目才算“在你掌控里”。
如果你愿意花點時間,把甘特圖、關鍵路徑圖和里程碑圖落地成模板,配上簡單的自動化提醒和責任人綁定,你會發現,項目再復雜,也能有條不紊。
管理變得輕松,效率自然上去。