在企業運營過程中,銷售數據分析尤為(wei)重要。企(qi)業不僅需要清晰地(di)了(le)解銷(xiao)售(shou)業績,還要通過(guo)數據(ju)洞察客戶(hu)的(de)(de)需求、預測(ce)市(shi)場趨(qu)勢,并為(wei)未(wei)來(lai)的(de)(de)銷(xiao)售(shou)策略(lve)提供(gong)參考依據(ju)。尤其是對于(yu)中小企(qi)業和初創企(qi)業來(lai)說,如何高效地(di)進行(xing)銷(xiao)售(shou)數據(ju)分析(xi),成為(wei)了(le)提升業績的(de)(de)關(guan)鍵(jian)。
因此在這篇文章中,會詳細展示銷售數據分析對于企業的重要性、基本思路,幫助大家掌握如何利用CRM系統進行銷售數據的統計(ji)、分析與應用(yong)。
文章參考>> //gaoyunjjd.com
一、為什么說銷售數據分析很重要?
銷售(shou)數據(ju)分析(xi)不(bu)僅僅是對歷史銷售(shou)數據(ju)的(de)簡單回顧,而是通過系統的(de)分析(xi),揭示數據(ju)背后隱藏的(de)趨勢和問題,提供(gong)決策依據(ju)。簡而言之,銷售(shou)數據(ju)分析(xi)的(de)目(mu)的(de)是幫助企(qi)業:
- 了解銷售團隊的業績:可以清晰地看到每個銷售人員、每個區域、每個產品線的銷售表現,幫助管理層評估銷售團隊的績效,發現問題和機會。
- 掌握客戶行為和需求:通過客戶數據的分析,更好地理解客戶的購買行為、偏好、痛點等,為精準營銷和服務提供依據。
- 優化銷售策略:基于數據分析,預測銷售趨勢、識別潛在機會,并通過調整產品、定價和推廣策略,實現業績的提升。
- 提升決策效率:數據分析幫助管理層從大量的數據中提煉出有價值的信息,從而提高決策的科學性和時效性。
那么,銷售(shou)數(shu)據分(fen)析的基本思路是什么?銷售(shou)數(shu)據分(fen)析包括哪(na)些核心(xin)內容呢?
請接著往下看?
二、銷售數據分析的基本思路
要進行有效的銷售(shou)數(shu)據(ju)分析(xi),首先需要明確數(shu)據(ju)分析(xi)的目標和分析(xi)的核心(xin)內(nei)容。其基本思(si)路主要有以下三步:
第一步:數據收集與整理
通過CRM系統或其他(ta)渠道(dao)收(shou)集(ji)相(xiang)關(guan)的銷售(shou)(shou)數(shu)據(ju),如銷售(shou)(shou)額、成交(jiao)率、客(ke)戶信息等,并確(que)保數(shu)據(ju)準(zhun)確(que)、完整。

第二步:數據分析與洞察
對收(shou)集(ji)的(de)數(shu)據進行(xing)分析,識別(bie)銷售(shou)趨勢、瓶頸和(he)機會點(dian)。通過比(bi)較不同維(wei)度(如(ru)時間、區域、銷售(shou)員等),找出潛在的(de)銷售(shou)問題和(he)成功因素。
第三步:優化決策與執行
根據分析結(jie)果(guo),制(zhi)定(ding)優(you)化措施或調整策略,改善銷(xiao)售流程,提(ti)高轉(zhuan)化率和客戶(hu)滿意度(du),最終推動銷(xiao)售業績的提(ti)升。
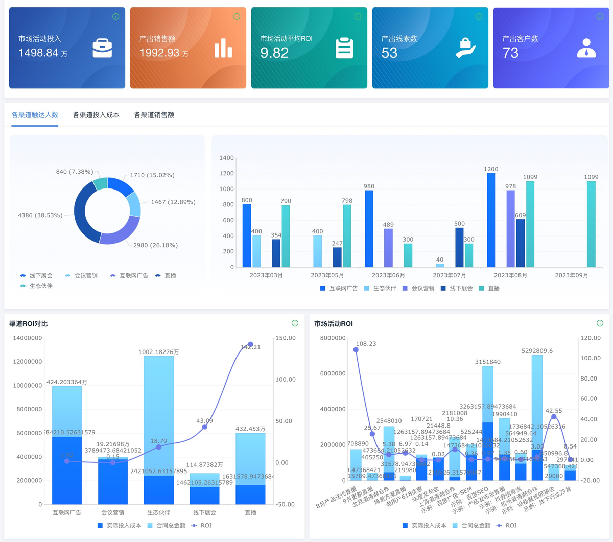
下面我用簡道云CRM系統提供(gong)的(de)(de)模(mo)板給大(da)家(jia)演(yan)示(shi)銷售數據分析的(de)(de)效果(guo)(guo)(guo)。如(ru)果(guo)(guo)(guo)大(da)家(jia)想(xiang)要(yao)自定義頁面,可以跟著(zhu)教程一(yi)步(bu)一(yi)步(bu)來,如(ru)果(guo)(guo)(guo)嫌(xian)麻煩,可以直接套用(yong)提供(gong)的(de)(de)模(mo)板。
先給(gei)大(da)家(jia)看(kan)一下模(mo)板的效果:

三、銷售數據分析的核心內容有哪些?
1. 銷售業績分析
銷(xiao)(xiao)售業績分(fen)(fen)析(xi)(xi)是最直(zhi)觀的(de)分(fen)(fen)析(xi)(xi)內容(rong),主要是對銷(xiao)(xiao)售數據進行匯總,了解銷(xiao)(xiao)售團隊(dui)的(de)整體業績。通過(guo)簡(jian)道云(yun)CRM系統,可以輕松生(sheng)成銷(xiao)(xiao)售數據報告,分(fen)(fen)析(xi)(xi)銷(xiao)(xiao)售目標完(wan)成情(qing)況(kuang)、銷(xiao)(xiao)售總金額、銷(xiao)(xiao)售金額趨勢、成交率等關鍵指標。常見的(de)分(fen)(fen)析(xi)(xi)內容(rong)包括:

1.1 銷售金額
各個銷售(shou)員(yuan)、銷售(shou)區域、產品或時間(jian)段(duan)的銷售(shou)額對比(bi),幫助企業了解(jie)哪些(xie)(xie)環節或時間(jian)段(duan)業績突出,哪些(xie)(xie)則存(cun)在(zai)問題。
1.2 成交率
即商機轉化為實際銷售的比例,分析哪(na)些階段的銷售流程存在瓶頸。
1.3 銷售趨勢
通過趨(qu)勢(shi)分(fen)析,企業能(neng)夠識別出銷售波動(dong)的原因(yin),及(ji)時調整(zheng)銷售策略,并根據數據趨(qu)勢(shi)預測未來的銷售走向(xiang)。
2. 客戶行為分析
客(ke)(ke)戶(hu)(hu)行為分析(xi)(xi)則是(shi)通過(guo)對客(ke)(ke)戶(hu)(hu)數據的(de)深(shen)入挖掘,了解客(ke)(ke)戶(hu)(hu)的(de)購(gou)買(mai)習慣、需求變化(hua)以(yi)及潛在機(ji)會(hui)。例如,通過(guo)簡道云(yun)CRM系統,企業可以(yi)查看客(ke)(ke)戶(hu)(hu)的(de)購(gou)買(mai)歷(li)史、行為軌跡、交互記錄等信息,從中得出(chu)以(yi)下(xia)的(de)分析(xi)(xi)結論(lun):
2.1 客戶群體分析
通(tong)過客(ke)戶的行(xing)業、地區、規模等屬性,識別不(bu)同客(ke)戶群體的需(xu)求和(he)特點,幫助企業細(xi)化市場定位和(he)銷售策略。

2.2 客戶流失率
分(fen)析(xi)哪些客(ke)戶(hu)(hu)未(wei)能再次購買(mai)、流失的原因,以及如何提高客(ke)戶(hu)(hu)保持(chi)率。

3. 市場營銷ROI分析
市場ROI(投(tou)資回報率)分析能夠幫助企業(ye)衡量(liang)營銷(xiao)效果,優(you)化資源分配,為(wei)企業(ye)提(ti)供數據(ju)驅動的決策依據(ju)。

3.1 衡量營銷效果
通過(guo)追蹤不同營(ying)銷活(huo)動(dong)的投入與產(chan)出,幫助企業評估(gu)哪些市場(chang)活(huo)動(dong)最具成效(xiao),哪些投入回報較低。
3.2 優化資源分配
通過數據分(fen)析,企(qi)業可以識(shi)別(bie)高(gao)ROI的(de)營銷渠(qu)道與策略,優化預算分(fen)配,集(ji)中資源在效(xiao)果最好的(de)領域。
3.3 精準決策
CRM系統(tong)通過自動化的數據收集(ji)與(yu)分析,提供實時的市場ROI報告,幫(bang)助(zhu)管理層快速做(zuo)出(chu)決策,提高營銷投資(zi)的整(zheng)體效益(yi)。
3.4 提高長期盈利能力
通(tong)過(guo)持續跟(gen)蹤和優化市場活動,企業(ye)能(neng)(neng)夠不斷(duan)提高ROI,從而實現長期(qi)的(de)業(ye)務(wu)增長與盈利能(neng)(neng)力(li)提升。
四、為什么選擇簡道云CRM系統進行銷售數據分析?
簡道云(yun)CRM系(xi)統作為國內領先(xian)的(de)CRM平臺,除了具備強大的(de)數據處理和可視(shi)化功能外,還有以下幾個顯著的(de)優勢:
1. 一體化設計
簡(jian)道云CRM系統采(cai)用一體(ti)化設計,企業可以(yi)(yi)在一個平臺(tai)(tai)上完(wan)成客戶(hu)管(guan)理(li)、銷售跟蹤(zong)、任務分配等各項(xiang)工(gong)作,同時系統自動記錄(lu)并整理(li)相關數據(ju)(ju)。這種統一的(de)管(guan)理(li)方式消(xiao)除了(le)數據(ju)(ju)孤島,使得不同部門和(he)團隊可以(yi)(yi)在同一平臺(tai)(tai)上進(jin)行數據(ju)(ju)共享,減少了(le)重復操作和(he)數據(ju)(ju)丟失的(de)風險。通過集成的(de)CRM功能,簡(jian)道云CRM讓銷售數據(ju)(ju)的(de)采(cai)集、處理(li)和(he)分析變得更加(jia)順暢和(he)高(gao)效。
2. 豐富的模板
簡(jian)(jian)道云(yun)CRM提供(gong)了豐富(fu)的模板,用戶可以根據(ju)(ju)不同需求選擇合適(shi)的報表模板,快速搭建定制化的銷(xiao)售數據(ju)(ju)分(fen)析(xi)報告。無(wu)論是銷(xiao)售業績報告、客(ke)戶行為分(fen)析(xi),還是銷(xiao)售漏斗(dou)和趨勢預測,簡(jian)(jian)道云(yun)CRM都(dou)能提供(gong)現成(cheng)的模板,大大減(jian)少了企(qi)業在(zai)數據(ju)(ju)分(fen)析(xi)過程中需要投(tou)入的時間和精力。
3. 強大的數據分析功能
簡道云(yun)CRM不(bu)僅僅提供(gong)簡單的統計報表,它(ta)還具備強大的數據分析(xi)(xi)功能(neng)。通過實時(shi)的儀(yi)表盤、趨(qu)勢分析(xi)(xi)、漏斗分析(xi)(xi)等(deng),企業可以(yi)深(shen)入了解銷(xiao)(xiao)售(shou)流程中的每個(ge)環節(jie),發(fa)現(xian)潛在的銷(xiao)(xiao)售(shou)機會與問(wen)題。同時(shi),簡道云(yun)CRM支(zhi)持靈活的多維(wei)度(du)分析(xi)(xi),企業可以(yi)根據不(bu)同的時(shi)間、區域、產品(pin)等(deng)維(wei)度(du),進行定制化的數據分析(xi)(xi),幫(bang)助管理層做出更精準(zhun)的決策。
總的(de)(de)來說,簡道(dao)云(yun)CRM系統(tong)通過其一(yi)體化(hua)的(de)(de)設計、豐(feng)富的(de)(de)模(mo)板庫和(he)強大的(de)(de)數據分(fen)析(xi)能(neng)力,極(ji)大地提升了企(qi)業(ye)在銷售(shou)數據分(fen)析(xi)方(fang)面的(de)(de)效率(lv)和(he)準確性,是幫助企(qi)業(ye)提升銷售(shou)業(ye)績、優化(hua)業(ye)務流程(cheng)的(de)(de)重要(yao)工具(ju)。
如果你(ni)也想(xiang)讓銷(xiao)售(shou)數據(ju)“說(shuo)話”,不妨試(shi)試(shi)簡道云CRM系統(tong),輕松實現數據(ju)驅動(dong)的銷(xiao)售(shou)增(zeng)長!