在多項(xiang)(xiang)目(mu)并行、需求頻繁(fan)變更的(de)環境中(zhong),傳統(tong)的(de) Excel 表格和即時通訊(xun)工(gong)具已經無法(fa)滿足團隊對進度可視化、協作效率和風險預警的(de)需求。一(yi)個系統(tong)化的(de)項(xiang)(xiang)目(mu)管理平臺,能夠(gou)幫助企業:
- 統一信息來源:集中管理立項、計劃、任務和報告,杜絕數據分散;
- 標準化流程:固化立項→規劃→執行→監控→收尾各階段,減少重復溝通;
- 實時監控與預警:甘特圖、看板視圖、逾期提醒,讓項目風險無處遁形;
- 數據驅動決策:自動匯總工時、成本、資源利用率,支持后續優化。
本文你將了解
項目管理核心價值
系統總體架構
功能與流程
開發實戰技巧
效果展示
接下來,我們(men)將(jiang)從上述六大部分,逐步拆解如何從零開始(shi)搭建一套穩定、靈活且可擴展的項目管理系(xi)統(tong)。
一、項目管理:為什么要講?
- 場景痛點:多個項目并行,信息孤島嚴重;文件散落郵箱、群聊、U盤;進度更新滯后;資源分配沖突;項目風險無預警……
- 管理價值: 透明度:一屏掌握所有項目狀態與風險。 流程化:固化立項→計劃→執行→驗收的標準流程,減少溝通成本。 數據驅動:任務數據、工時數據、成本數據自動匯總,支持后續決策。
- 為什么要自建?市面工具雖多,但往往貴、定制難、二次開發受限。自己搭建能做到:「貼合團隊流程」「靈活迭代」「成本低」。
二、項目管理到底是什么?
- 定義:在既定的范圍、時間、成本和質量目標下,運用方法、工具與團隊協作,完成用戶需求、交付成果的全過程。
- 五大過程組:立項(Initiation)、規劃(Planning)、執行(Execution)、監控(Monitoring)與收尾(Closing)。
- 十大知識領域:范圍管理、進度管理、成本管理、質量管理、資源管理、溝通管理、風險管理、采購管理、相關方管理、變更管理。

三、項目管理系統如何搭建?—總體架構
1. 架構圖
sql
+--------------------------------------------------+
| 前端(Vue3 + Element UI) |
| - 儀表(biao)盤(pan)、看(kan)板、表(biao)單、圖表(biao) |
| - 路(lu)由:/dashboard、/project、/task、/report |
+----------------------------+---------------------+
↓ REST API/GraphQL
+----------------------------+---------------------+
| 后端(Node.js + NestJS) |
| - 模塊(kuai):Auth、Project、Task、User、Report |
| - 服(fu)務(wu):郵(you)件通知、權限校驗、定(ding)時任務(wu) |
+----------------------------+---------------------+
↓
+----------------------------+---------------------+
| 數(shu)據庫(PostgreSQL + Redis) |
| - PostgreSQL:持久化項目、任務、用戶(hu)數(shu)據(ju) |
| - Redis:會話緩存、任務(wu)隊列、鎖(suo) |
+--------------------------------------------------+
2. 技術選型
- 前端:Vue3(組合式 API)、TypeScript、Element Plus、ECharts
- 后端:Node.js 16、NestJS 框架、TypeScript、PassportJS(認證)
- 數據庫:PostgreSQL(關系型主數據)、Redis(緩存、鎖、隊列)
- 部署運維:Docker Compose、Nginx 反向代理、PM2 進程管理
四、核心功能設計
- 用戶與權限管理 登錄/注冊、JWT 鑒權、角色(管理員/項目經理/普通成員)
typescript
// src/auth/jwt.strategy.ts
@Injectable()
export class JwtStrategy extends PassportStrategy(Strategy) {
constructor(private authService: AuthService) {
super({ jwtFromRequest: ExtractJwt.fromAuthHeaderAsBearerToken(), secretOrKey: 'SECRET_KEY' });
}
async validate(payload: any) {
const user = await this.authService.validateUser(payload.sub);
if (!user) throw new UnauthorizedException();
return user;
}
}
- 項目管理模塊 項目立項、編輯、歸檔
- 任務看板(Kanban) 卡片式展示任務狀態(待開始/進行中/已完成)
- 甘特圖視圖 基于 ECharts 繪制,展示任務時間線
- 報表中心 生成項目進度報表、資源利用率、成本報表

五、業務流程規劃
1. 立項→審批
mermaid
flowchart LR
A[項目(mu)申(shen)請] --> B{項目(mu)經理審批(pi)}
B -- 通過 --> C[項目立項]
B -- 駁回 --> D[申請人修改]
D --> B
2. 計劃→任務拆分
- 項目經理在“項目計劃”頁面,填入開始/結束時間、里程碑
- 系統自動生成 WBS 結構,支持拖拽拆分子任務
typescript
// service/plan.service.ts
async createPlan(dto: CreatePlanDto) {
// 根據里程碑和工(gong)期自動拆分(fen)任務
const tasks = generateWBS(dto.milestones, dto.duration);
return this.taskRepository.save(tasks);
}
3. 執行→更新
- 團隊成員在“我的任務”里更新進度,填寫工時、上傳附件
- 后端觸發 WebSocket 推送給項目經理
4. 監控→預警
- 定時任務檢查逾期未更新的卡片
- 發送郵件/系統通知給相關負責人
typescript
// tasks/schedule.task.ts
@Cron('0 8 * * *')
handleOverdue() {
const overdueTasks = await this.taskService.findOverdue();
overdueTasks.forEach(task => this.notificationService.sendEmail(task.owner.email, '任務逾(yu)期提(ti)醒', ...));
}
5. 收尾→歸檔
- 項目經理發起“項目結項申請”,PMO 審批后,系統自動歸檔項目及相關文檔

六、開發技巧與實戰
- 模塊化設計 每個功能獨立模塊,Controller → Service → Repository 三層架構
- DTO + 驗證管道 NestJS 的 class-validator 強校驗,防止臟數據
- 統一錯誤處理 全局 HttpExceptionFilter 捕獲處理,返回友好提示
- 前后端約定 使用 Swagger/OpenAPI 自動生成文檔,前端 Axios 一鍵引入
- 性能優化 列表分頁、Redis 緩存熱點數據、N+1 查詢避免
typescript
// main.ts
async function bootstrap() {
const app = await NestFactory.create(AppModule);
app.useGlobalPipes(new ValidationPipe({ whitelist: true, forbidNonWhitelisted: true }));
app.useGlobalFilters(new HttpExceptionFilter());
const config = new DocumentBuilder().setTitle('PMS API').addBearerAuth().build();
const document = SwaggerModule.createDocument(app, config);
SwaggerModule.setup('docs', app, document);
await app.listen(3000);
}
bootstrap();
七、實現效果呈現
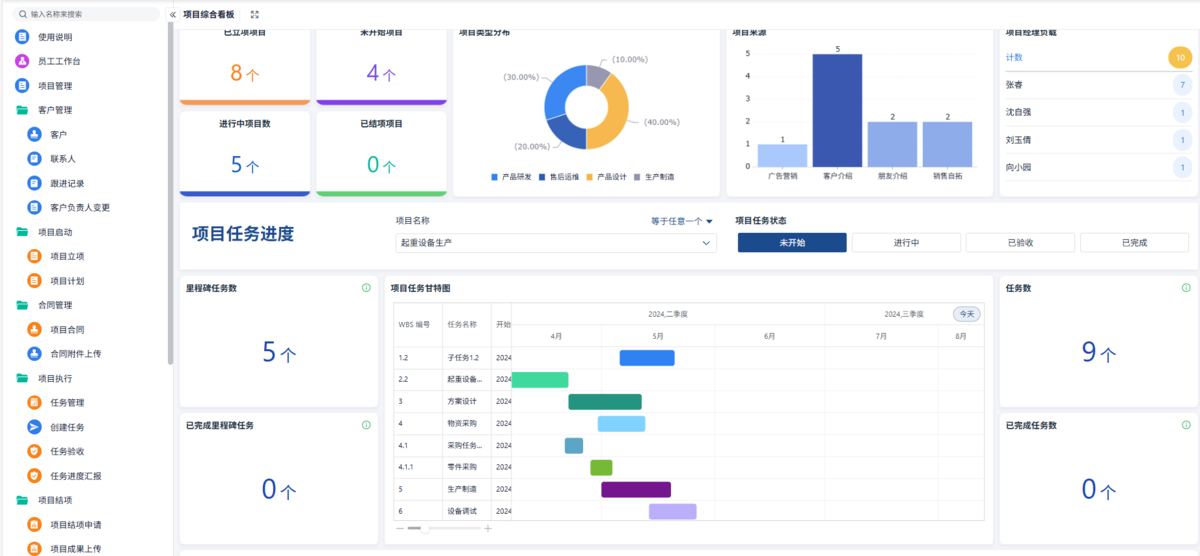
- 儀表盤:關鍵指標一覽(已立項/進行中/已完成項目數、進度分布、風險數)
- 項目詳情頁:Tabs 切換「概覽」「甘特圖」「成員」「文檔」「報表」
- 甘特圖:動效展示,支持放大縮小、拖拽調整
- 任務看板:拖拽就能改變狀態,實時同步
效果截圖示例
儀表盤:項目(mu)數概覽 + 餅圖(tu)、柱狀圖(tu)
甘特圖視(shi)圖:多色條形圖展(zhan)示(shi) WBS 時間分(fen)布(bu)
任(ren)務看板:三列拖拽卡片
如果各位老板覺得請專門的IT人員不劃算,在這里我給大家推薦一個業務人員就能夠直接上手的高性價比、零代碼平臺——簡道云項目管理系統,簡道云項目管理解決方案集項目管理、任務管理于一體,專業、易上手,讓項目全流程線上化、流程化、可視化,幫助企業更高效地規劃、執行和監控項目,實現項目的成功交付。
八、FAQ
Q1:項目管理系統需要對接哪些第三方?
通常項目管理系統會和企業微信/釘釘做消息通知對接,也可與JIRA/GitLab做 Issue 同步,或者和CI/CD流水線(如 Jenkins)聯動。對接時(shi),一(yi)定(ding)要注意 API 的(de)穩定(ding)性(xing)和權限(xian)范圍,比如消(xiao)息推(tui)送只能給指定(ding)用戶(hu),Issue 同步(bu)要防(fang)止循(xun)環觸(chu)發(fa)。實際落地建議先做最低可用 MVP,再根據業務反饋(kui)逐步(bu)完善多(duo)源(yuan)對接。
Q2:如何保證多人協作時數據不沖突?
多人同時操作同一個任務,容易出現沖突。推薦使用樂觀鎖/悲觀鎖機制(zhi):在數據庫如 PostgreSQL 上做版本號字(zi)段(version),每次更新時檢測版本是否匹配(pei);不匹配(pei)則提示用戶“數據已過期,請(qing)刷新后重試”。如果是強一致場景(jing),還(huan)可借(jie)助 Redis 分布式鎖做關(guan)鍵流(liu)程(cheng)的串行化處(chu)理(li)。另外,前(qian)端設計也(ye)應當避免大(da)表單(dan)長(chang)時間編輯,最好分步(bu)提交。
Q3:如何做項目進度預警?
進度預警的核心是實時監控關鍵路徑及臨界任務。可以:
- 定時任務(Cron)每日/每小時掃描逾期任務;
- 設置“關鍵任務”標記,只對這些任務做更嚴格的監控;
- 實時計算已用工時 vs 計劃工時的偏差率,當偏差超過閾值(如 10%)時自動告警;
- 結合消息中心和郵件中心,及時提醒項目經理和成員。 實現時注意:不要過度告警,閾值和頻次需要和團隊一起迭代調整。