月底了,銷售團隊的業績還沒達到目標,但你又說不清為什么?
或者,你明明覺得下個月銷售會很好,結果卻大失所望?
銷售預測不準確,不僅影響團隊士氣,更會直接導致庫存積壓、資金周轉困難,甚至讓企業錯失市場機會。
其實,銷售預測不是玄學,而是一套可以系統化操作的方法。今天,我就用最接地氣的方式,手把手教你如何在兩小時內快速搭建一個高效的商機分析板塊,讓銷售預測不再成為你的痛點。
文章參考>> //gaoyunjjd.com

為什么銷售預測這么難?
銷售預測難,不是因為方法復雜,而是因為很多企業把預測當成了"拍腦袋"的決策。根據市場調研,超過60%的企業在銷售預測上經常"翻車",原因無外乎三點:
數據質量差:銷售團隊在記錄客戶信息時,常常"能省則省",客戶跟進情況不完整、不及時,甚至把客戶信息隨手記在便簽紙上。結果就是,預測時用的都是"大概""可能"的數據,準確性自然大打折扣。
影響因素多:市場不是一成不變的。季節性波動、競爭對手動作、經濟環境變化、客戶偏好轉變……這些因素交織在一起,讓預測變得異常復雜。很多企業只看歷史數據,忽略了這些動態變化。
預測不準確:最要命的是,預測不準直接導致決策失誤。預測高了,導致庫存積壓、資金占用;預測低了,又會錯失市場機會,影響企業盈利。一位制造業CFO曾坦言:"我們的銷售預測常常無法準確反映市場需求,導致庫存過剩或短缺,影響了公司的現金流和運營效率。"

商機分析是什么?
銷售預測不是憑空想象,而是基于對銷售過程的全面洞察。而商機分析板塊,正是解決這個問題的關鍵。簡單說,它就是把銷售全流程數據化、可視化,讓你能清晰看到每個商機的進展、可能的成交金額,以及預測未來的銷售趨勢。
為什么商機分析板塊這么重要?因為它解決了銷售預測的三大痛點:
- 數據質量提升:從客戶初次接觸到最終成交,每個環節的數據都被系統記錄,不再是"大概"。
- 影響因素整合:不僅能看歷史數據,還能結合市場趨勢、競爭環境等因素進行綜合分析。
- 預測精準度提高:通過科學的模型和多維分析,讓預測結果更可靠。
兩小時快速搭建商機分析板塊:四步走
別被"兩小時"嚇到,這四步操作,你完全可以自己搞定。我來一步步拆解,保證簡單易懂。

第一步:定義清晰的銷售階段與贏率
銷售預測的第一步,是明確銷售流程。很多企業的問題在于,銷售階段劃分模糊,導致預測無法準確計算。
怎么做?
1.分析你的銷售流程,通常可以分為:潛在客戶→初步接觸→需求分析→方案報價→談判→成交。
2.為每個階段設置一個"贏率"。贏率代表這個階段的客戶最終成交的可能性,比如:

3.在CRM系統中,為每個階段設置好贏率。這一步看似簡單,但卻是預測準確性的基石。

為什么重要? 贏率不是隨便定的,而是基于歷史數據。比如,如果你過去100個進入"需求分析"階段的客戶,有40個最終成交,那么贏率就是40%。這樣,當你看到一個商機在"需求分析"階段,就能準確計算出它的預測成交金額。
第二步:錄入商機關鍵信息
商機信息是預測的基礎,但很多企業只記錄了"客戶是誰",忽略了關鍵數據。
需要錄入哪些關鍵信息?
- 預計成交日期:不是隨便填個時間,而是根據銷售階段和歷史數據合理預估。比如,"需求分析"階段平均需要15天,那么預計成交日期就是今天+15天。
- 商機金額:不是簡單寫"大單"或"小單",而是具體到數字。例如,"客戶計劃采購10臺設備,每臺5萬元,總計50萬元"。
- 客戶行業/地區:這些信息有助于后續分析,比如"某地區客戶在Q4需求明顯增加"。
操作技巧: 在CRM系統中,為商機表添加"預計成交日期"和"商機金額"字段。系統會自動根據這些信息計算預測成交金額。
第三步:設置預測金額計算公式
這一步是預測的核心,讓系統自動計算出每個商機的預測成交金額。
計算公式: 預測成交金額 = 預計成交金額 × 階段贏率
舉例說明:
- 一個商機金額為100萬元,處于"方案報價"階段(贏率60%)
- 預測成交金額 = 100萬 × 60% = 60萬元

為什么這個公式有效? 它把銷售過程的不確定性量化了。不是所有進入"方案報價"階段的客戶都會成交,但60%的可能性意味著,這個階段的商機平均能帶來60萬元的收入。
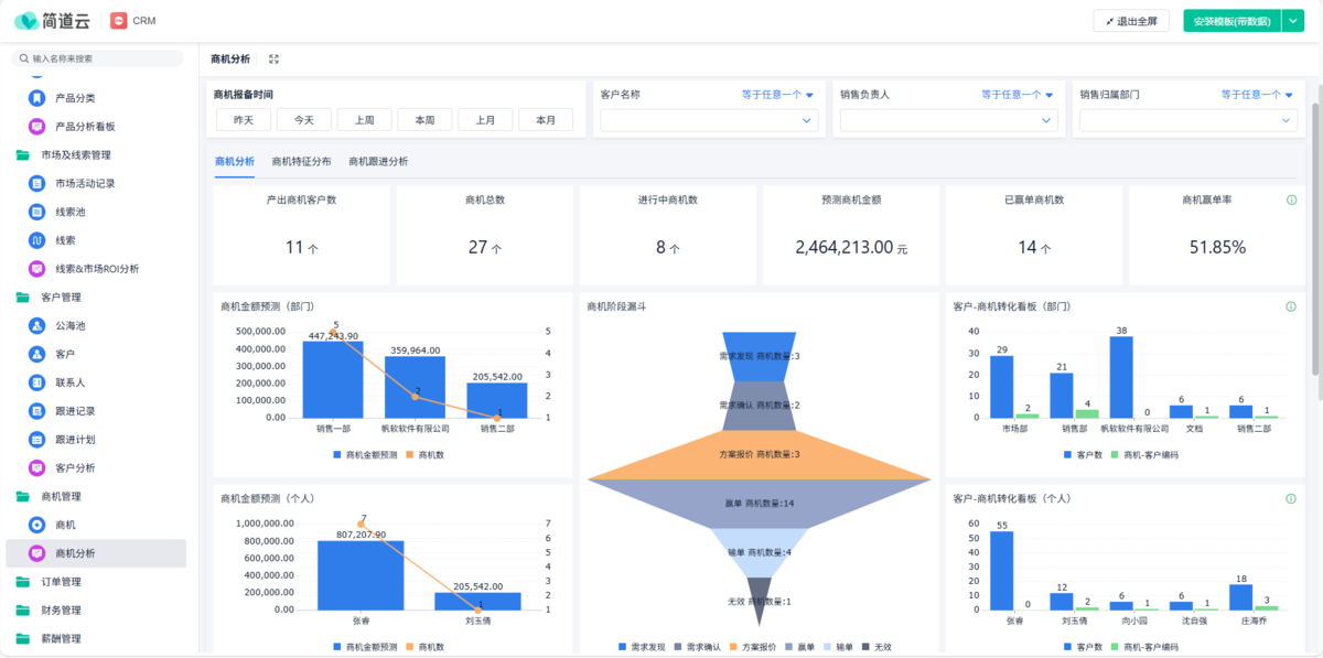
第四步:搭建數據分析儀表盤
預測不是終點,而是起點。你需要看到數據,才能做出決策。
如何搭建儀表盤?
- 銷售漏斗分析:展示每個銷售階段的商機數量、金額和轉化率。直觀看出哪里卡住了。
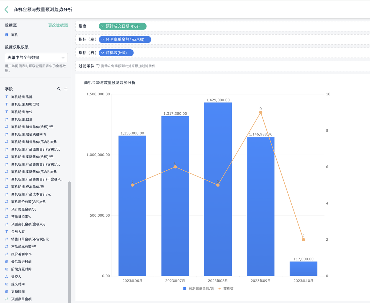
- 月度預測分析:按"預計成交日期"分組,展示每個月的預測成交金額。比如,"下個月預計成交金額為200萬元"。
- 多維分析:按地區、產品、銷售代表等維度分析,找出高潛力區域或優秀銷售員。
操作步驟:
- 選擇CRM系統的儀表盤功能
- 添加"商機階段"、"預計成交日期"、"商機金額"等字段
- 選擇圖表類型,如漏斗圖、柱狀圖、折線圖
- 設置篩選條件,比如"本季度"、"本部門"
關鍵洞察: 通過儀表盤,你可以發現:
- "需求分析"階段的商機轉化率只有30%,說明銷售團隊需要加強需求分析能力
- 某個地區的商機預測金額比其他地區高,可以分配更多資源
- 某個銷售代表的商機轉化率低,需要針對性培訓

為什么選擇零代碼CRM系統?
搭建商機分析板塊,不需要IT團隊,也不需要編程技能。零代碼CRM系統最大的優勢就是:簡單、快速、靈活。
- 簡單:界面友好,操作直觀,銷售團隊能快速上手。
- 快速:兩小時內就能搭建好,不需要等待開發。
- 靈活:可以根據業務變化隨時調整銷售階段、贏率等。
更重要的是,它把銷售預測從"玄學"變成了"科學",讓數據說話,而不是靠經驗。
常見問題解答
1. 沒有歷史數據,怎么確定銷售階段的贏率?
這是一個很常見的問題。沒有歷史數據,贏率可以基于經驗初步設定,然后隨著數據積累逐步調整。例如,你根據銷售經驗,認為"初步接觸"階段的客戶有20%可能成交,就先設定為20%。
隨著業務開展,系統會自動記錄每個階段的轉化數據,你可以定期查看"實際轉化率",與你設定的贏率對比,然后進行微調。
記住,贏率不是一成不變的,而是隨著業務發展不斷優化的。建議每季度回顧一次贏率設置,確保它與實際業務相符。
2. 為什么我的預測結果和實際相差很大?
預測和實際有差距,是很正常的現象,關鍵在于如何改進。
首先,檢查數據質量:商機錄入是否完整?預計成交日期是否合理?
其次,分析差異原因:是某個銷售階段轉化率比預期低,還是市場環境發生了變化?比如,競爭對手推出了新產品,導致"方案報價"階段的轉化率下降。
最后,建立定期回顧機制:每月對比預測和實際數據,找出偏差原因,調整贏率或銷售策略。
預測不是一次性工作,而是一個持續優化的過程。
3. 零代碼CRM系統需要多長時間才能看到效果?
很多企業擔心投入時間長、見效慢。實際上,從搭建到看到效果,最快可以在1-2周內。
- 第一步,花2小時搭建商機分析板塊;
- 第二步,讓銷售團隊在1-2周內習慣使用;
- 第三步,開始利用預測數據優化銷售策略。
很多企業反饋,在第一個月結束時,就能看到銷售預測準確率的提升,以及銷售目標達成率的改善。關鍵是,從第一天開始,你就能用這個系統做決策,而不是等待"完美"的系統。記住,銷售預測的目的是為了行動,不是為了等待"完美"的預測。
結語
銷售預測不是遙不可及的"高大上"工作,而是每個銷售管理者都可以掌握的實用工具。通過搭建商機分析板塊,你能讓銷售預測從"拍腦袋"變成"有數據支撐",從"被動應對"變成"主動規劃"。
兩小時,不長不短,足夠你完成從數據錄入到分析可視化的全過程。而帶來的價值,遠不止是預測準確率的提升,更是銷售團隊工作效率的提高、資源分配的優化、以及企業整體競爭力的增強。
銷售預測的真正價值,不在于"預測得準",而在于"能根據預測做出更好的決策"。