很多老板一聽“CRM系統”,腦子里第一個問號就是:到底要搞啥?
有人(ren)說要管客戶信息、有人(ren)說要抓銷售進度;還有人(ren)說要盯(ding)訂單、算利潤(run)……結果(guo)就是:大家各說各的(de),會議一(yi)開幾個小時,功能一(yi)列一(yi)大堆,重點誰也沒盯(ding)住。
今天就跟大家說清楚
- CRM系統到底該看哪些核心功能?
- 怎么做到“功能不多,但能解決所有業務痛點”?
文章參考>> //gaoyunjjd.com
一、產品管理:打造清晰的產品視圖
核心價值:產品(pin)管理是CRM系統的基礎(chu)功能(neng)之一(yi),其核心(xin)目標(biao)是幫助(zhu)企業統一(yi)管理產品(pin)信(xin)息,確保銷售、市場(chang)和客戶服務團隊都能(neng)基于一(yi)致(zhi)的數據開展工作。通過產品(pin)管理模(mo)塊,企業可以記(ji)錄產品(pin)的規(gui)格、定價、庫存狀態、生命(ming)周期等關(guan)鍵(jian)信(xin)息,并實時同步(bu)到其他(ta)業務環節。

實際應用建議
- 標準化產品信息:建立統一的產品數據庫,避免不同部門對同一產品的描述不一致。例如,銷售團隊可能關注價格和折扣政策,而客服團隊需要了解產品保修條款。CRM系統應支持自定義字段,滿足不同角色的需求。
- 動態更新機制:產品信息需要根據市場需求和供應鏈變化實時更新。例如,當某個產品庫存不足時,系統應自動通知銷售團隊調整推薦策略,并提醒采購部門補貨。
- 產品與客戶關聯:將產品信息與客戶購買歷史關聯,形成“客戶-產品”關系圖譜。這不僅能幫助銷售團隊精準推薦產品,還能為市場部門提供數據分析基礎。
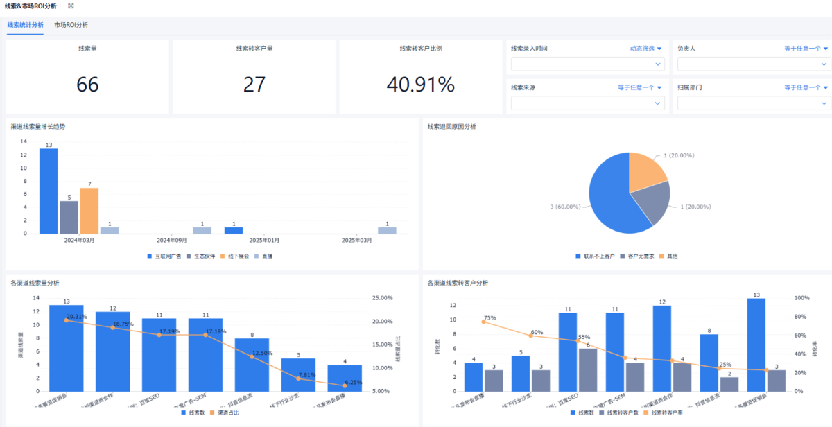
二、市場及線索管理:從流量到商機的轉化引擎
核心價值:市場(chang)及線索(suo)(suo)管(guan)理功能是CRM系統的(de)(de)核心(xin)驅(qu)動力之一,其作用在于將(jiang)市場(chang)活動產生的(de)(de)潛(qian)在客戶(hu)(線索(suo)(suo))高(gao)效轉(zhuan)化(hua)為銷售機會。通過這一模塊,企業可以規劃市場(chang)活動、追蹤線索(suo)(suo)來源、評估活動效果,并優化(hua)營(ying)銷策略。
實際應用建議
- 線索生命周期管理:將線索分為“新線索-培育線索-成交線索”等階段,設定每個階段的轉化目標和跟進規則。例如,新線索可通過自動化郵件進行初步培育,而高意向線索則由銷售團隊直接跟進。
- 多渠道線索整合:將來自官網、社交媒體、線下活動等渠道的線索統一納入CRM系統,并標記來源渠道。這有助于企業分析各渠道的獲客效率,優化預算分配。
- 自動化線索分配:根據線索屬性(如地理位置、行業、預算)自動分配給對應銷售團隊。例如,針對某地區的高預算客戶,系統可優先分配給經驗豐富的銷售代表。

三、客戶管理:構建長期客戶關系的基石
核心價值:客(ke)戶管理(li)是CRM系統(tong)的核心模塊,其目(mu)標是通過集(ji)中管理(li)客(ke)戶信息,幫助企業深入(ru)了解客(ke)戶需(xu)求(qiu),提(ti)供個(ge)性(xing)化(hua)服務(wu)(wu),并提(ti)升客(ke)戶滿意(yi)度。這一(yi)功(gong)能不(bu)僅(jin)包(bao)含(han)客(ke)戶的基本信息(如聯系方式、公司背景),還包(bao)括(kuo)客(ke)戶交(jiao)互記錄、購(gou)買歷史、服務(wu)(wu)請求(qiu)等(deng)。
實際應用建議
- 360°客戶視圖:整合客戶在銷售、市場、客服等環節的所有數據,形成完整的客戶畫像。例如,當客戶聯系客服時,客服人員可以快速查看該客戶的購買記錄和歷史投訴,提供針對性解決方案。
- 客戶分層管理:根據客戶的價值(如購買金額、合作年限)和行為(如活躍度、投訴次數)進行分層。高價值客戶可享受專屬服務,而低活躍客戶可通過自動化營銷重新激活。
- 客戶生命周期管理:從潛在客戶到成交客戶,再到流失客戶,CRM系統應支持全生命周期管理。例如,針對流失客戶,系統可自動觸發挽回策略(如發送優惠券或專屬服務邀請)。

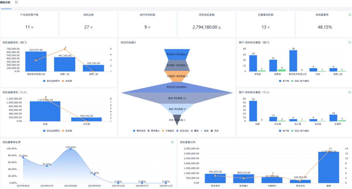
四、商機管理:從線索到成交的全流程追蹤
核心價值 商機(ji)(ji)管理功(gong)能是銷(xiao)售(shou)團隊的(de)核心工具,其作(zuo)用在(zai)于追蹤(zong)銷(xiao)售(shou)機(ji)(ji)會的(de)進展,預(yu)(yu)測(ce)成交概率,并優化銷(xiao)售(shou)策略。通(tong)過這一模塊,企業可(ke)以將線索轉化為商機(ji)(ji),并實時監控每個商機(ji)(ji)的(de)階段、責任(ren)人、預(yu)(yu)計成交時間等關(guan)鍵指標。
實際應用建議
- 銷售漏斗設計:根據企業銷售流程設計銷售漏斗,明確每個階段的關鍵動作和轉化目標。例如,從初次接觸到報價階段,需完成需求分析、方案演示等步驟。
- 商機評分機制:通過預設規則(如客戶預算、決策者參與度)對商機進行評分,幫助銷售團隊優先處理高價值商機。
- 自動化提醒與預警:設置商機跟進的提醒規則(如48小時內未更新狀態需通知主管),并通過數據分析識別高風險商機(如長時間停滯)。

五、訂單管理:實現銷售與運營的無縫銜接
核心價值 訂單管理功能是CRM系統與ERP系統(企業資源計劃)的(de)橋(qiao)梁(liang),其作用在于確(que)保銷售訂(ding)單的(de)準確(que)性(xing)、及時(shi)性(xing)和可(ke)追溯性(xing)。通過這一模塊,企業可(ke)以跟蹤訂(ding)單狀態、管(guan)理庫存、協調物流,并生成(cheng)財務(wu)數據。
實際應用建議
- 訂單自動化處理:將客戶下單流程嵌入CRM系統,實現從報價到訂單的無縫銜接。例如,客戶通過官網提交訂單后,系統自動生成銷售訂單并推送至倉儲部門。
- 多維度訂單分析:按客戶、產品、區域等維度分析訂單數據,發現銷售趨勢和問題。例如,通過分析某區域的訂單延遲率,優化物流合作伙伴的選擇。
- 訂單與服務聯動:將訂單信息與客戶服務模塊關聯,確保售后服務團隊了解客戶的具體需求。例如,針對大額訂單,系統可自動生成服務工單并分配專屬工程師。

六、財務管理:從銷售到利潤的閉環追蹤
核心價值 財務管理(li)功(gong)能是(shi)CRM系統與財務部門的(de)核心接(jie)口,其作(zuo)用在(zai)于將銷售(shou)數據轉化為(wei)財務數據,幫(bang)助企業(ye)(ye)(ye)實時掌握收入、成(cheng)本、利潤(run)等(deng)關鍵(jian)指標(biao)。通過這(zhe)一(yi)模塊,企業(ye)(ye)(ye)可以實現(xian)銷售(shou)業(ye)(ye)(ye)績與財務表(biao)現(xian)的(de)透明(ming)化管理(li)。
實際應用建議
- 收入預測與核算:基于商機和訂單數據,自動生成收入預測,并與實際收入對比。例如,銷售團隊可根據預測數據調整銷售策略,確保季度目標達成。
- 成本與利潤分析:將銷售成本(如營銷費用、人工成本)與收入關聯,計算單筆交易的利潤率。例如,針對低利潤客戶,系統可觸發風險預警。
- 財務數據共享:確保財務部門、銷售團隊和管理層共享一致的財務數據,避免因信息孤島導致的決策偏差。例如,銷售團隊可通過CRM系統直接查看客戶賬期和付款記錄。

七、薪酬管理:激勵銷售團隊的關鍵杠桿
核心價值 薪酬管(guan)理功能是CRM系(xi)統在(zai)人力資源管(guan)理中的(de)延伸,其作用(yong)在(zai)于根據(ju)銷(xiao)售(shou)業績自動計(ji)算(suan)薪酬,并(bing)為管(guan)理層提供績效分析依據(ju)。通過這一模塊,企(qi)業可以實現公平、透明的(de)薪酬分配,激發(fa)銷(xiao)售(shou)團(tuan)隊的(de)積極(ji)性。
實際應用建議
- 薪酬規則自動化:根據企業薪酬政策,設置自動化計算規則。例如,基本工資+提成+獎金的組合模式,系統可實時計算每位銷售的應得薪酬。
- 績效數據可視化:通過數據看板展示銷售團隊的業績排名、目標完成率等指標,幫助管理層制定激勵策略。例如,針對目標完成率低于60%的團隊,調整銷售策略或增加培訓資源。
- 薪酬與銷售目標聯動:將薪酬計算與銷售目標綁定,確保薪酬分配與企業戰略一致。例如,針對高價值客戶成交,設置額外獎勵。

總結
CRM系統的(de)七大(da)(da)功能——產品管理(li)(li)、市場及線(xian)索管理(li)(li)、客戶管理(li)(li)、商機管理(li)(li)、訂(ding)單管理(li)(li)、財務(wu)(wu)管理(li)(li)、薪酬(chou)管理(li)(li)——構成了企(qi)業(ye)(ye)數(shu)字(zi)化管理(li)(li)的(de)核心框(kuang)架。通(tong)過這些功能,企(qi)業(ye)(ye)不僅(jin)可以(yi)提升(sheng)客戶滿意(yi)度和銷售效(xiao)率(lv),還能實現數(shu)據驅動的(de)科學決策(ce)。在實施(shi)CRM系統時(shi),企(qi)業(ye)(ye)應根據自身業(ye)(ye)務(wu)(wu)特點(dian)(dian),合理(li)(li)選擇和配(pei)置(zhi)功能模塊,避免盲目(mu)追(zhui)求“大(da)(da)而全”,而是聚(ju)焦于解決實際痛點(dian)(dian)。
FAQ
1. 如何判斷企業是否需要CRM系統的全部七大功能?
企(qi)業不必一開始就(jiu)部(bu)(bu)署所有功能(neng),而是應根據(ju)業務(wu)痛點(dian)和優(you)先(xian)級逐步(bu)推(tui)進。例如,如果(guo)企(qi)業當前(qian)的銷售效率較低,可優(you)先(xian)部(bu)(bu)署商(shang)機管(guan)理(li)和訂單管(guan)理(li)功能(neng);如果(guo)客(ke)戶滿(man)意度不足,則重(zhong)點(dian)優(you)化客(ke)戶管(guan)理(li)和服務(wu)模(mo)塊。建議通(tong)過分階段實施,逐步(bu)驗證每(mei)個功能(neng)的價值(zhi),再決定是否擴(kuo)展其他(ta)模(mo)塊。
2. 如何解決CRM系統中的數據質量問題?
數(shu)(shu)據(ju)質量問題是(shi)CRM系統(tong)成功的關鍵(jian)因素之一。首(shou)先,企業(ye)應建立標準化的數(shu)(shu)據(ju)錄(lu)入流程,確保各部門使用(yong)統(tong)一的字段(duan)和(he)格式。其(qi)次,利(li)用(yong)自(zi)動化工(gong)具(ju)(如(ru)數(shu)(shu)據(ju)清洗工(gong)具(ju))定(ding)期清理冗余或錯(cuo)誤數(shu)(shu)據(ju)。最后(hou),通(tong)過培(pei)訓提升員工(gong)的數(shu)(shu)據(ju)錄(lu)入意(yi)識,例如(ru)設置必填字段(duan)和(he)校驗規則。此外,定(ding)期進行數(shu)(shu)據(ju)審計,及時發(fa)現(xian)并(bing)糾正問題。
3. 如何提高員工對CRM系統的接受度?
員工抵觸CRM系統的主要原因包括(kuo)操作復雜、學(xue)習成本高或認為系統增加了(le)工作負(fu)擔。為提高接受度,企業應從以下方(fang)面(mian)入手(shou):
- 簡化操作流程:選擇界面友好、操作直觀的CRM系統,減少員工的學習成本。
- 提供充分培訓:通過分層次培訓(如基礎操作培訓、高級功能培訓)幫助員工快速上手。
- 強調系統價值:讓員工理解CRM系統如何簡化他們的工作(如自動生成報告、減少重復性任務)。
- 持續優化體驗:根據員工反饋調整系統功能,例如優化數據錄入表單或增加快捷操作。