為什么(me)項目(mu)(mu)(mu)管理(li)(li)系統(tong)(tong)是項目(mu)(mu)(mu)成功的關鍵?數(shu)字化項目(mu)(mu)(mu)管理(li)(li)系統(tong)(tong)的優勢(shi)是什么(me)?如(ru)何選擇適合的項目(mu)(mu)(mu)管理(li)(li)系統(tong)(tong)?全文2000+,本文將深入(ru)探討(tao)企(qi)業(ye)為何需要項目(mu)(mu)(mu)管理(li)(li)系統(tong)(tong),分(fen)析(xi)項目(mu)(mu)(mu)進(jin)度管理(li)(li)表的核心優勢(shi),并推薦五款主流項目(mu)(mu)(mu)管理(li)(li)系統(tong)(tong),幫(bang)助企(qi)業(ye)做(zuo)出科學選型(xing)。全文干貨,建議收(shou)藏!
本文你將了解
- 項目管理模板的核心價值
- 五大最佳項目管理系統推薦
- 模板制作全流程拆解
- 選型建議與FAQ
文章參考的系統>> //gaoyunjjd.com
一、項目管理系統介紹
1. 企業為何需要項目管理系統?
隨著企業規模的擴大和項目復雜度的提升,傳統的項目管理方式(如Excel表格、口頭溝通)已難以滿足需求。項目管理系統通過標準化流程、數據集中化管理、實時協作等(deng)功能,解決(jue)了以下痛點:
- 進度不可控:缺乏統一的進度監控機制,項目經理難以及時發現延誤風險。
- 協作低效:團隊成員對任務優先級不清晰,跨部門溝通成本高。
- 資源浪費:人力、物力分配不合理,導致成本超支或資源閑置。
- 信息分散:任務進度依賴口頭匯報,文檔存儲在個人電腦中,數據難以追溯。
例如,互聯(lian)網(wang)企業中(zhong),產品經理需要與設計(ji)師、開發人(ren)員、測試(shi)人(ren)員緊(jin)密配(pei)合。如果沒有系統支持(chi),每個環節的進度可能(neng)脫節,最終導致項目延期。而(er)項目管理系統能(neng)夠通過任務(wu)分配(pei)、進度跟蹤、自(zi)動化提醒等功能(neng),確(que)保(bao)每個環節無縫銜接。
2. 項目進度管理表的核心優勢
項(xiang)目進度(du)管理表(如甘特(te)圖、看(kan)板(ban)視圖)是項(xiang)目管理系(xi)統的“核心武(wu)器”,其(qi)優(you)勢體現在:
- 可視化進度:通過圖形化界面(如甘特圖),團隊成員和管理者可以一目了然地看到項目整體進展,避免“信息孤島”。
- 資源優化:直觀顯示任務的重疊與沖突,幫助企業合理分配人力、預算和設備資源。
- 風險預警:通過跟蹤任務的實際進度與計劃進度的差異,及時發現潛在風險(如某項任務延誤導致后續任務連鎖反應)。
- 提升透明度:所有任務、資源分配、工時記錄和項目狀態都可以通過系統查看,管理層和團隊成員能快速識別問題并調整策略。
例如,建筑行業的項(xiang)目進度管理(li)表可以通(tong)過施(shi)工進度記(ji)錄功能(neng)(neng),實(shi)時更新每個階(jie)段的完成情況,幫(bang)助(zhu)項(xiang)目經理(li)提(ti)前預判可能(neng)(neng)的延誤,并協調資源解(jie)決瓶(ping)頸(jing)。
二、五款主流項目管理系統的深度對比分析
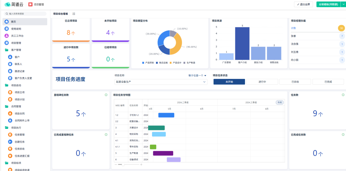
1. 簡道云項目管理系統
系統總括 簡道云是國內低代碼領域的代表,其項目管理系統以靈活性和性價比為核心優(you)勢。它(ta)無需編程基礎,通過拖(tuo)拽式界面即可快速創建自定(ding)義表(biao)單、流(liu)程和報表(biao),適合中小型企業快速落地流(liu)程。

亮點功能
- 低代碼搭建:無需編程基礎,通過拖拽式界面快速創建自定義表單、流程和報表。
- 多行業適配:支持建筑、電商、醫療等行業的特殊需求(例如施工進度記錄、訂單跟蹤)。
- 集成能力:無縫對接釘釘、企業微信、飛書等辦公工具,數據實時同步。
- 可視化管理:提供甘特圖、看板、儀表盤等視圖,方便管理層全局把控。
優缺點
- 優點:上手簡單,適合非技術人員快速搭建系統。支持多行業場景,擴展性強。價格親民,免費版功能足夠滿足小型團隊需求。
- 缺點:高級功能需額外定制
推薦理由 簡道云的核心優勢在于靈活性和性價比。對于需要快速響應(ying)市(shi)場需求的企業來說,它(ta)是一個理想選擇。例如,中(zhong)小型企業可通過簡道云(yun)快速搭建銷售管理、客戶服務流程(cheng),而跨(kua)部(bu)門協作場景(如市(shi)場部(bu)與(yu)研(yan)發部(bu)聯合開發新產品)也能通過統一平臺共享進度。
2. Jira項目管理系統
系統總括 Jira是專為(wei)軟件開發(fa)團隊設計的項(xiang)目管(guan)理系統,其全(quan)生命周期管(guan)理和敏捷(jie)開發(fa)支持功能尤為(wei)突出。

亮點功能
- 全生命周期管理:覆蓋需求收集、任務分配、測試、發布等軟件開發全流程。
- Scrum & Kanban雙模式:支持敏捷開發團隊的沖刺計劃和看板管理。
- 插件生態:通過App Store擴展功能(如Confluence文檔協作、Bitbucket代碼集成)。
- 自動化規則:可設置任務觸發條件(例如“代碼提交后自動分配測試任務”)。
優缺點
- 優點:針對軟件開發團隊設計,功能高度貼合研發需求。插件生態豐富,可靈活擴展。支持Scrum和Kanban雙模式,適應不同團隊的協作習慣。
- 缺點:學習成本較高,適合有一定技術背景的團隊。對非軟件開發場景的支持較弱。
推薦理由 Jira是軟件開發團隊的首(shou)選工具。例如(ru),互聯網(wang)企業或(huo)IT外包公司可通過Jira管(guan)理需(xu)求收集、任務分配、測試(shi)等(deng)全流(liu)程,同時利用插件生態(如(ru)Confluence)實現文(wen)檔協作。
3. 企效通項目管理軟件
系統總括 企效(xiao)(xiao)通以(yi)提(ti)升企業(ye)執行力為核心(xin),融合了目(mu)標管理、流程(cheng)優化、績效(xiao)(xiao)考核等多種管理理念,適合需要規范流程(cheng)的(de)企業(ye)。
亮點功能
- 目標分解:支持將企業戰略目標逐層分解為可執行的項目和任務。
- 流程自動化:內置工作流引擎,支持自定義業務流程(如項目審批、任務分配)。
- 績效分析:自動生成個人、團隊、部門等多維度的績效報表。

優缺點
- 優點:目標分解功能強大,適合需要長期戰略規劃的企業。流程自動化減少人工干預,提高效率。績效分析功能可激發團隊積極性。
- 缺點:界面相對復雜,新用戶需要一定時間適應。價格較高,適合中大型企業。
推薦理由 企效(xiao)通適合需要規范流(liu)程(cheng)和績效(xiao)管理(li)的(de)企業。例如,制造企業可通過目標分(fen)解功(gong)能將年度生產(chan)目標細(xi)化到(dao)每個車間,同時利用(yong)績效(xiao)分(fen)析功(gong)能評估團(tuan)隊表現(xian)。
4. 云圖項目管理系統
系統總括 云圖專注于可視化(hua)項(xiang)目管理(li),以數據(ju)可視化(hua)技術(shu)為核心(xin),適合需要直觀分析(xi)的團隊。
亮點功能
- 豐富的可視化工具:提供甘特圖、網絡圖、熱力圖、漏斗圖等多種圖表。
- 強大的數據分析:內置數據分析引擎,支持多維度數據挖掘。
- 自定義圖表樣式:用戶可根據需求調整圖表樣式和數據維度。

優缺點
- 優點:可視化功能強大,適合數據驅動型決策。分析報告自動生成,節省人工整理時間。
- 缺點:對非技術用戶來說,部分高級功能操作復雜。價格較高,適合預算充足的企業。
推薦理由 云圖適(shi)合需要深度數據分析的企業。例(li)如,市場部門(men)可通過熱力圖分析廣告投放效(xiao)果,或(huo)通過漏斗圖優化銷售轉化率。
5. 任務寶項目管理系統
系統總括 任務寶是一款(kuan)操(cao)作(zuo)簡單的(de)云端(duan)協(xie)作(zuo)工具(ju),適合需要(yao)快(kuai)速上手的(de)小型企業。
亮點功能
- 云端協作:支持多人實時編輯任務表,數據自動加密。
- 操作簡單:界面直觀,無需培訓即可快速上手。
- 跨部門協作:支持多部門共享任務進度,減少溝通成本。

優缺點
- 優點:操作門檻低,適合小型團隊或新團隊。云端協作功能保障數據安全。
- 缺點:功能相對基礎,不適合復雜項目管理。擴展性有限,大型企業可能需要額外定制。
推薦理由 任(ren)務(wu)(wu)寶是小型(xing)團隊的優(you)選(xuan)工具。例如,初創公司(si)可通(tong)過任(ren)務(wu)(wu)寶快速分配任(ren)務(wu)(wu)并跟蹤進度,同(tong)時利用云端協作(zuo)功(gong)能保障(zhang)數據安全。
五款系統對比分析表

三、總結與選型建議
1. 選型核心原則
企(qi)業在選擇(ze)項目管理(li)系統時,需遵循以下(xia)原則:
- 匹配需求:根據團隊規模、項目類型(如研發、市場、制造)選擇功能適配的系統。
- 成本控制:優先考慮性價比高的方案,避免過度投入。例如,簡道云的免費版已能滿足小型團隊需求。
- 擴展性:選擇支持定制開發或私有部署的系統,以便未來業務擴展。
2. 推薦方案
- 中小型企業:首選簡道云,通過低代碼快速搭建流程,降低學習成本。
- 軟件開發團隊:推薦Jira,覆蓋研發全生命周期管理,支持敏捷開發。
- 制造業或長期戰略規劃企業:選擇企效通,利用目標分解和績效分析功能規范流程。
- 數據驅動型團隊:使用云圖,通過可視化工具直觀分析項目數據。
- 小型團隊/簡單項目:使用任務寶,操作簡單且支持云端協作。
四、FAQ
1. 如何判斷自己的企業是否需要項目管理系統?
如(ru)果(guo)您的企業存(cun)在(zai)以下問題,說明(ming)需要(yao)引入(ru)項目管(guan)理(li)系統:
- 信息分散:任務進度靠口頭匯報,文檔存儲在個人電腦中。
- 溝通效率低:跨部門協作需要反復確認需求,導致項目延期。
- 資源浪費:無法實時監控項目成本,預算超支風險高。
- 缺乏透明度:管理者無法隨時查看項目進展,決策依賴經驗。
例如(ru),簡(jian)道云(yun)的零代碼功(gong)能讓業(ye)務人員直接(jie)搭建系(xi)統,無需IT支持;Worktile的跨部門(men)協作(zuo)功(gong)能可減少溝(gou)通成本(ben)。
2. 如何選擇適合團隊的項目管理系統?
選型時(shi)需關注以下幾點:
- 功能與需求匹配度:列出團隊最需要的功能(如任務分解、資源管理或甘特圖支持),對比系統是否滿足需求。
- 成本與擴展性:初期費用較低的系統可能在團隊擴展后產生額外成本,選擇支持彈性擴展的系統更劃算。
- 用戶體驗與支持服務:操作復雜或技術支持響應慢的系統會影響使用效果,優先選擇界面友好、支持及時的系統。
例如,軟件開發團隊(dui)適(shi)(shi)合Jira,而跨(kua)部門協作場景適(shi)(shi)合簡道云。
3. 項目管理系統的成本是否值得投入?
中小企業的(de)IT預算有限,但項目管(guan)理(li)系統(tong)的(de)成(cheng)本(ben)(ben)通常遠低(di)于傳統(tong)管(guan)理(li)方(fang)式的(de)隱性成(cheng)本(ben)(ben)。例如:
- 傳統管理方式:靠Excel表格和會議溝通,可能導致進度延誤、資源浪費,最終成本更高。
- 系統化管理:通過自動化流程和數據可視化,減少人為錯誤和重復勞動,長期節省時間和人力成本。