為什么要做項(xiang)(xiang)目(mu)管(guan)(guan)理(li)流程(cheng)(cheng)圖(tu)(tu)?項(xiang)(xiang)目(mu)管(guan)(guan)理(li)流程(cheng)(cheng)圖(tu)(tu)怎么做?有哪(na)些高效項(xiang)(xiang)目(mu)管(guan)(guan)理(li)流程(cheng)(cheng)圖(tu)(tu)工具推薦?全文2000+,本(ben)文將從項(xiang)(xiang)目(mu)管(guan)(guan)理(li)流程(cheng)(cheng)圖(tu)(tu)實施步驟(zou),為大家從系統總括、亮點功能、適用行業幾(ji)個方面為各位(wei)企業管(guan)(guan)理(li)者(zhe)盤點五個國內外頂級的項(xiang)(xiang)目(mu)管(guan)(guan)理(li)系統。全文干貨,建(jian)議(yi)收藏!
本文你將了解
- 項目管理流程圖四大步驟
- 五個國內外頂級的項目管理系統
- 五款系統對比分析
- 選型建議
一、項目管理流程圖實施步驟
(一)項目啟動階段
1.客戶跟進
項目(mu)的第一步(bu)是與客(ke)(ke)(ke)戶建(jian)立(li)聯系。比如(ru),通過(guo)電話(hua)、郵件(jian)或面對(dui)面溝通,了解客(ke)(ke)(ke)戶的需(xu)求、痛點和期(qi)望(wang)。例(li)如(ru),一家軟(ruan)件(jian)開(kai)發公司可能(neng)會(hui)主(zhu)動聯系潛在客(ke)(ke)(ke)戶,詢問他們對(dui)系統功能(neng)的具體(ti)要求,甚(shen)至(zhi)通過(guo)問卷調查收集需(xu)求細節。這一階段的目(mu)標是挖掘項目(mu)機會(hui),并為后續(xu)立(li)項提供(gong)依據。
2.項目立項
在明確客戶(hu)需(xu)求(qiu)后,需(xu)要(yao)評(ping)估項目(mu)的(de)可行(xing)性。這包(bao)括技術是否可行(xing)、成本是否可控、時間是否允(yun)許等。例如,如果客戶(hu)希望開發一個(ge)定(ding)制化的(de)ERP系統,但預(yu)算有限,團隊(dui)需(xu)要(yao)權衡功能(neng)優先級。若評(ping)估結果為可行(xing),則正式立項,明確項目(mu)目(mu)標(如交付時間、核心功能(neng))和大致范圍。
3.項目合同簽訂
立項后(hou),需與客戶協(xie)商合同(tong)條款。合同(tong)應涵蓋項目內容、交付(fu)標準、費用、周期等關鍵信息。例如,合同(tong)中需明(ming)確“系統(tong)需支持(chi)1000人并發訪(fang)問”,并約定分階(jie)段付(fu)款條件。簽(qian)訂合同(tong)后(hou),雙方的(de)權利和義務就清晰了,避免后(hou)期糾紛(fen)。
(二)項目計劃階段
1.項目里程碑計劃
規劃項目的(de)(de)關(guan)鍵節點是計劃階段的(de)(de)核心。例如,在開(kai)發一(yi)款APP時,里程(cheng)碑可能(neng)包括“需(xu)(xu)求確認”“原型設計完(wan)成”“測(ce)試(shi)版本交(jiao)付(fu)”等。每個里程(cheng)碑需(xu)(xu)設定時間表和(he)成果要(yao)求,比如“需(xu)(xu)求確認需(xu)(xu)在3周內(nei)完(wan)成,輸出(chu)需(xu)(xu)求文(wen)檔”。
2.任務拆解
將(jiang)項目(mu)整體工(gong)作(zuo)拆解為具體任務。例(li)如(ru),開(kai)(kai)發APP的任務可能(neng)包括(kuo)“需(xu)求分析”“UI設計”“前(qian)端(duan)開(kai)(kai)發”“后(hou)端(duan)開(kai)(kai)發”“測試”等(deng)。拆解時需(xu)考慮專(zhuan)業分工(gong),比如(ru)前(qian)端(duan)由設計師負責,后(hou)端(duan)由開(kai)(kai)發工(gong)程師負責。
3.任務分配
根據團隊成員的技能和職(zhi)責(ze)分配(pei)任(ren)務(wu)。例如,將(jiang)“UI設計”分配(pei)給資深(shen)設計師,將(jiang)“測試”分配(pei)給質量保證(zheng)團隊。分配(pei)時(shi)需明確(que)責(ze)任(ren)人和截止時(shi)間(jian),確(que)保每(mei)個(ge)人清(qing)楚自己(ji)的角色。
(三)項目執行與監督階段
1.項目任務執行
團隊(dui)成員(yuan)按計(ji)劃推進任(ren)務。例如,設(she)計(ji)師在規定(ding)時間內(nei)完(wan)成原型設(she)計(ji),并提交(jiao)給開發團隊(dui)。執行過程中需(xu)確保(bao)資源(如人力、資金)到位,并解決突發問題(ti)(如技術難題(ti))。
2.項目任務跟蹤
通過工具(如項目管理(li)軟件)或(huo)定期會(hui)議跟(gen)蹤進度。例如,使用甘特圖查(cha)看任務是否滯后,或(huo)召開每日站會(hui)討(tao)論進展。若發現(xian)某任務延(yan)遲,需及時調(diao)整計(ji)劃(如增(zeng)加人手(shou))。
3.項目進度更新
根(gen)據(ju)跟蹤結果更新整(zheng)體進(jin)度,并向團(tuan)隊(dui)和客戶(hu)同步。例如(ru),每(mei)周發(fa)送進(jin)度報告,說明已完成(cheng)的任(ren)務(如(ru)“需求分析完成(cheng)80%”)和下一步計劃(如(ru)“下周啟動(dong)測試”)。若(ruo)進(jin)度偏差較大,需與客戶(hu)溝通調整(zheng)預(yu)期(qi)。
(四)項目收尾階段
1.項目驗收
對照(zhao)合同和交付標準驗收(shou)成果。例(li)如,客戶可能(neng)(neng)要(yao)求系(xi)統支持多語言功能(neng)(neng),需逐一(yi)測試并確(que)認是否(fou)達標。若(ruo)發現問題(如性能(neng)(neng)不達標),需修復(fu)后再提交。
2.項目復盤
召集團(tuan)隊回顧整個項目(mu),總結經驗教訓(xun)。例如,某次項目(mu)因(yin)需求(qiu)變(bian)更頻繁導致延期(qi),團(tuan)隊可優化流(liu)程(cheng)(如引入更嚴(yan)格的變(bian)更審批機制)。
3.項目結項
完成驗收和復(fu)盤(pan)后,歸檔(dang)所有(you)文檔(dang)(如(ru)需求文檔(dang)、合(he)同、測(ce)試報告),并關(guan)閉項目流程(cheng)。例如(ru),將項目資料存(cun)入公司知識庫(ku),供后續團隊參考。
(五)貫穿全流程的項目收支管理
項目(mu)管理還需(xu)關注(zhu)財務環節,包括付(fu)款(kuan)申請(如支付(fu)供應商費用)、回(hui)款(kuan)登記(ji)(記(ji)錄客戶付(fu)款(kuan))和開(kai)票申請(按合同(tong)開(kai)具發票)。例如,若合同(tong)約定分(fen)三期付(fu)款(kuan),需(xu)在(zai)每階段(duan)完成后及(ji)時(shi)跟進回(hui)款(kuan),避免資(zi)金鏈問題。

二、五個國內外頂級的項目管理系統盤點
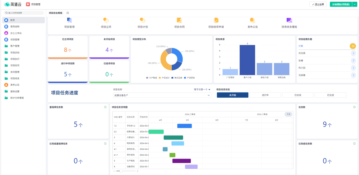
1. 簡道云項目管理系統
系統總括
簡(jian)道云是旗下的(de)一款低(di)代(dai)碼平(ping)臺,專注于企(qi)業(ye)級業(ye)務流程管理。它通過拖拽式界面和(he)模塊化設計,幫(bang)助企(qi)業(ye)快(kuai)速搭建定(ding)制化的(de)項目(mu)管理系統,無需依賴IT部門開發。
亮點功能
- 高度靈活:支持自定義表單、流程、報表,適配不同行業的管理需求。例如,建筑公司可通過表單記錄施工進度,電商團隊可設計訂單跟蹤流程。
- 集成能力:與釘釘、企業微信、飛書等辦公軟件無縫對接,數據實時同步。例如,員工在釘釘審批流程后,簡道云自動更新項目狀態。
- 可視化管理:提供甘特圖、看板、儀表盤等視圖,方便管理層全局把控。例如,通過甘特圖查看項目關鍵路徑,及時發現瓶頸。
- 權限分級:支持多層級權限設置,確保數據安全。例如,客戶經理只能查看自己負責的項目,而項目經理可查看全局數據。

適用企業行業
簡道云適合中小型企(qi)業(ye)和(he)需(xu)要快速搭建(jian)流程的團(tuan)隊,尤其在建(jian)筑、制造、零售等(deng)行業(ye)表現突出。
2. Jira
系統總括
Jira由Atlassian開發,是全(quan)球最流行的敏捷項目管理工(gong)具,尤其受軟件開發團隊青(qing)睞。
亮點功能
- 全生命周期管理:覆蓋需求收集、任務分配、測試、發布等環節。例如,從用戶故事到Bug修復,Jira均可跟蹤。
- Scrum & Kanban雙模式:支持Scrum沖刺計劃和Kanban看板管理。例如,開發團隊可用Kanban看板管理任務流動,而Scrum團隊可規劃沖刺目標。
- 插件生態:通過App Store擴展功能(如Confluence文檔協作、Bitbucket代碼集成)。例如,團隊可直接在Jira中查看代碼提交記錄。
- 自動化規則:可設置任務觸發條件(如“代碼提交后自動分配測試任務”)。

適用企業行業
Jira適(shi)合軟件開發團隊和(he)需要(yao)復雜流程(cheng)管理的互聯(lian)網(wang)企業。
3. PingCode
系統總括
PingCode是一款專注于研發流程管理的國產工具,連續(xu)多年入選36氪榜單(dan)前(qian)二(er)。

亮點功能
- 研發全流程管理:覆蓋需求分析、任務分配、代碼審查、測試到上線。例如,開發團隊可在PingCode中直接編寫需求文檔。
- 高效協作:支持多人協作編輯、實時評論和任務關聯。例如,測試人員可直接在需求文檔中添加測試用例。
- 數據驅動決策:提供項目健康度評分、風險預警等功能。例如,系統可自動識別高風險任務并提醒負責人。
- 多語言支持:界面支持中文、英文等多種語言,適合跨國團隊使用。
適用企業行業
PingCode適合研發密集型企(qi)業,如互聯網、人工智(zhi)能、智(zhi)能制造等(deng)領域。
4. Trello
系統總括
Trello是一款看板式任務管(guan)理工具,以(yi)簡單易用著(zhu)稱,適合輕量級項目管(guan)理。
亮點功能
- 看板視圖:通過卡片拖拽管理任務,直觀展示進度。例如,將任務從“待辦”拖到“進行中”,再到“已完成”。
- Power-Up插件:支持日歷視圖、甘特圖、文件共享等功能。例如,團隊可添加日歷插件查看任務截止時間。
- 協作便捷:支持多人協作、評論和@提醒。例如,項目經理可@成員分配任務并設置截止時間。
- 免費版可用:基礎功能完全免費,適合預算有限的小團隊。

適用企業行業
Trello適合小型團隊(dui)或(huo)輕量級項目,如活動(dong)策(ce)劃、內容運營、創意設計等領域(yu)。
5. Microsoft Project
系統總括
Microsoft Project是微軟(ruan)開發的專業級項(xiang)目(mu)管(guan)理軟(ruan)件,功能強(qiang)大,適(shi)合復雜項(xiang)目(mu)管(guan)理。
亮點功能
- 資源分配:支持資源平衡功能,避免人力超負荷。例如,系統可自動調整任務分配,確保團隊成員工作量均衡。
- 關鍵路徑分析:自動識別項目中最關鍵的任務,幫助管理者優先處理。例如,若某任務延遲會影響整體進度,系統會高亮提醒。
- 成本核算:提供詳細的預算和成本跟蹤功能。例如,可按任務或團隊統計實際成本,并與預算對比。
- 報告生成:支持導出PDF、Excel等格式的報告,便于向高層匯報。例如,項目經理可生成項目健康度報告,說明當前進度和風險。

適用企業行業
Microsoft Project適合建(jian)筑、制(zhi)造、工程等復雜(za)項目管理場(chang)景(jing)。
五款系統對比分析表

三、總結與選型建議
選擇合(he)適的項目(mu)管理(li)工(gong)具需結合(he)團隊規模、項目(mu)復雜度和(he)預算。
- 中小型企業:推薦簡道云或Trello,低成本且靈活。
- 研發團隊:Jira或PingCode更適合,支持敏捷開發和全流程管理。
- 復雜項目:Microsoft Project功能全面,但成本較高。
四、FAQ
1. 如何根據團隊規模選擇項目管理工具?
團(tuan)隊規模直接(jie)影響工具的(de)選擇(ze)。小型團(tuan)隊(5人(ren)以下(xia))可使用Trello或簡道云,因(yin)其操作簡單、成(cheng)本低。中(zhong)型團(tuan)隊(10-50人(ren))適合Jira或PingCode,支持(chi)更(geng)復雜的(de)任務分(fen)配(pei)(pei)和協作。大型團(tuan)隊(50人(ren)以上)則需Microsoft Project,其資(zi)源分(fen)配(pei)(pei)和成(cheng)本核算功能更(geng)強大。
2. 如何快速上手新工具?
選(xuan)擇工具后,可通過以下(xia)步驟快速上手(shou):
- 培訓團隊:利用官方教程或內部培訓會熟悉功能。
- 試點運行:先在一個小項目中試用,驗證工具的適用性。
- 反饋優化:收集團隊反饋,調整工具配置(如自定義表單字段)。
- 全面推廣:確認工具價值后,在全團隊推廣使用。
通過合理使用項(xiang)目管理流程圖(tu)和工具,企業可以顯著提升(sheng)項(xiang)目效(xiao)率,降低(di)風(feng)險,實現更高效(xiao)的(de)協同與交付。