傳統的項目管理方法往往依賴于詳細的前期規劃和嚴格的流程控制,但這種方法在面對客戶需求頻繁變更、市場競爭激烈的情況下顯得力不從心。許多企業發現,項目常常因需求不明確、溝通不暢、進度失控而陷入困境。如何在不確定性和變化中保持高效運作?答案就是敏捷項目管理。
敏捷項(xiang)目(mu)管理(li)(Agile Project Management)并非(fei)一(yi)個單一(yi)的工(gong)具(ju),而是一(yi)種以(yi)靈(ling)活性、協作(zuo)和持續(xu)改進為核心的工(gong)作(zuo)方(fang)式。它通(tong)過短周期的迭代開發、快速響應變化、強(qiang)調團隊協作(zuo)和客戶反饋,幫助企(qi)業更高效地完成項(xiang)目(mu)目(mu)標。本文將深入解析敏捷項(xiang)目(mu)管理(li)的核心理(li)念,結(jie)合實際場景,為企(qi)業提供一(yi)套切(qie)實可行的解決方(fang)案。
一、說出目前項目管理面臨的痛點
在傳統(tong)項目(mu)管理中,企業常常面臨以下痛點(dian):
- 需求變更頻繁,計劃難以執行 客戶的需求可能因市場變化而頻繁調整,但傳統項目管理的詳細前期規劃無法快速適應這些變化,導致項目進度延誤甚至失敗。
- 溝通成本高,團隊協作低效 傳統項目管理通常依賴文檔傳遞信息,團隊成員之間缺乏實時溝通,導致信息滯后、責任不清,甚至出現推諉扯皮的現象。
- 進度難以掌控,風險難以預判 項目周期長、階段多,管理者難以實時了解任務進展,風險往往在后期才被發現,導致成本飆升或項目失敗。
- 客戶參與度低,交付成果與期望不符 傳統項目管理往往在項目結束時才交付成果,客戶無法在過程中提供反饋,最終交付的產品可能與實際需求存在偏差。
- 資源分配不合理,效率低下 資源(人力、時間、預算)分配缺乏動態調整機制,導致資源浪費或瓶頸問題頻發。
這(zhe)些(xie)問(wen)題不(bu)僅影響了(le)項(xiang)目的成功率,還可能(neng)導致企業(ye)錯失市場機(ji)會。而(er)敏(min)捷項(xiang)目管理正是為解決這(zhe)些(xie)痛點而(er)生。
一般來說,敏捷項目管理通常包(bao)括以下(xia)幾個(ge)解決方(fang)案(an),如果把這些模塊做成系統,可以參考這種
二、解決方案
1. 集中管理項目信息
敏捷項目管理的核心在于集中化管理。通過一個統一的項目管理平臺,企業可以將項目計劃、任務分配、進度跟蹤、資源管理等(deng)所有信息整合(he)到一(yi)個系統中。團隊(dui)成員可以隨(sui)時(shi)查看任務(wu)的(de)優先級、負(fu)責人和截止日期,管理者則(ze)能夠實(shi)時(shi)掌(zhang)握項目的(de)整體進展。
實際應用場景:
- 任務透明化:團隊成員無需通過郵件或會議溝通任務細節,所有信息在系統中一目了然。
- 資源可視化:管理者可以通過看板或甘特圖直觀看到資源分配情況,及時調整人力或預算分配。
- 文檔集中化:需求文檔、設計稿、測試報告等資料統一存儲,避免因版本混亂導致的返工。
建議:選擇支持多角色協作的項目管理工具(如 簡道云 、Trello、Asana),確(que)保(bao)信息共享(xiang)的實時性和準(zhun)確(que)性。

2. 靈活制定項目計劃
敏捷項目管理強調靈活的計劃制定。與(yu)傳統項(xiang)目管理的固定計(ji)劃不同,敏捷允許團隊在每個(ge)迭代周(zhou)期(qi)(通常為1-4周(zhou))結束(shu)時(shi)重新評估優先級和需(xu)求,動(dong)態調(diao)整計(ji)劃。這種靈活(huo)性能夠快(kuai)速響應(ying)市場變化,確保項(xiang)目始(shi)終與(yu)客戶需(xu)求保持(chi)一致。
實際應用場景:
- 優先級排序:通過積壓工作(Backlog)管理,團隊可以按客戶價值和緊急程度對需求進行排序。
- 迭代規劃:每個迭代周期開始前,團隊召開計劃會議(Sprint Planning),明確當期目標和任務分配。
- 快速調整:如果客戶提出新需求,團隊可以在下一個迭代中優先處理,而無需等待整個項目完成。
建議:采用(yong)“最小可行產品”(MVP)策略,先交付核心功能(neng),再(zai)逐步(bu)完善細節,降低風(feng)險(xian)并快速獲取反饋。

3. 多層級任務管理
敏捷項目管理通過多層級任務管理,將復雜項目拆解為可(ke)執行的(de)子(zi)任務。每個子(zi)任務可(ke)以(yi)進一步細化(hua)到(dao)具體的(de)操作步驟,并通過WBS(工作分解結構)編號實現自動化(hua)管理。這種結構化(hua)的(de)方式讓團隊能夠高效分配任務,明確(que)權責。
實際應用場景:
- 任務拆解:例如,一個軟件開發項目可以拆分為需求分析、UI設計、后端開發、測試等子任務。
- 責任到人:每個子任務分配給具體負責人,并設置明確的截止日期和驗收標準。
- 進度追蹤:通過看板或甘特圖,團隊可以實時查看每個子任務的完成狀態,及時發現滯后問題。
建議:使用任務管理工(gong)具(如(ru)Microsoft Planner或飛書多(duo)維表(biao)格(ge)),自動生成任務依賴關(guan)系,避免因(yin)人為疏忽(hu)導致進度延誤。

4. 協作溝通隨時開展
敏捷項目管理強調實時協作。通過在線平臺(tai),團隊成員可(ke)以隨時隨地共享信息、討論問題、協同工作,打破時間、空間的限(xian)制。例如,團隊可(ke)以使用在線文檔(dang)同步修改需(xu)求(qiu)文檔(dang),或(huo)通過視頻會議快速(su)解決問題。
實際應用場景:
- 每日站會:團隊每天舉行15分鐘的站會(Daily Stand-up),匯報進展、障礙和計劃,確保信息同步。
- 即時溝通:使用Slack或企業微信等工具,團隊成員可以快速發起討論,避免因溝通延遲影響進度。
- 跨部門協作:通過共享看板或任務列表,不同部門的成員可以實時了解彼此的工作進展,減少重復勞動。
建議:建立(li)固定的溝(gou)通規則(如站會時間(jian)、反(fan)饋頻率),并利用工具自動記(ji)錄會議紀要,減少人(ren)工整(zheng)理成本(ben)。

5. 智能化提醒通知
敏捷項目管理通過智能化提醒,確保關鍵節點不被遺漏。系統可以自動發送(song)任務(wu)(wu)創建、截止(zhi)日期臨近、任務(wu)(wu)超期等通知(zhi),通過企業微信、釘(ding)釘(ding)、郵件或站內(nei)信觸達(da)相關人員。
實際應用場景:
- 任務提醒:當任務即將到期時,系統自動推送提醒,避免因遺忘導致進度延誤。
- 里程碑預警:在重要節點(如需求評審、測試驗收)前,系統提前通知相關責任人。
- 異常監控:如果某個任務進度嚴重滯后,系統自動觸發預警,提醒管理者介入。
建議:根(gen)據任務的緊急(ji)程度設置不同(tong)的提醒(xing)頻率,并結合自(zi)動化工具(如Zapier或IFTTT)實現跨平臺聯動。

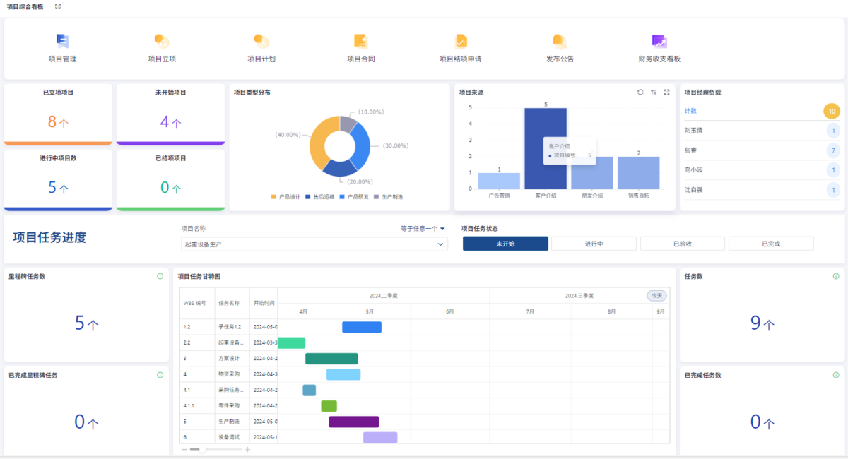
6. 項目進度可視化監控
敏捷項目管理通過可視化工具(如甘特圖(tu)、看(kan)板、燃盡圖(tu))實時(shi)監控(kong)項目進度。這些工具能夠(gou)直(zhi)觀展示(shi)任務(wu)完(wan)成(cheng)情況、資源(yuan)分配和潛在風險,幫助管理者(zhe)快速決策。
實際應用場景:
- 甘特圖:顯示項目整體時間線和任務依賴關系,幫助管理者識別瓶頸。
- 看板:通過“待辦-進行中-已完成”三列看板,團隊可以實時跟蹤任務狀態。
- 燃盡圖:顯示剩余工作量隨時間的變化趨勢,幫助預測項目是否能在計劃時間內完成。

建議:定期生成進度(du)報告(如每周一次),并結合數據分析工具(如Power BI)進行趨勢預測。
7. 項目數據實時分析報告
敏捷項目管理通過數據分析,幫(bang)助企業優化管理流程。系統可以自(zi)動(dong)生(sheng)成關鍵指標(如任(ren)務完成率、資(zi)源利用率、缺陷密度)的報告,為決策提供數據支(zhi)撐。
實際應用場景:
- 效率分析:通過統計團隊成員的任務完成時間和質量,識別高績效員工和低效環節。
- 成本控制:分析預算與實際支出的差異,及時調整資源分配。
- 風險預測:基于歷史數據預測潛在風險,例如需求變更的頻率或測試失敗的概率。
建議:結(jie)合BI工具(如(ru)Tableau或(huo)QuickSight),將數據(ju)可(ke)視化(hua)并嵌入(ru)項目管(guan)理平臺,提升決(jue)策效率(lv)。
8. 項目數據實時分析報告
除了上述功能,敏捷項目管理還支持自定義報告模板。企業(ye)可以根據自身需(xu)求,定義關(guan)鍵指標(biao)(KPI)并生成定制(zhi)化報告。例如,銷售團隊可以關(guan)注客戶滿意度指標(biao),而技術團隊則關(guan)注代碼質量或(huo)測試覆蓋率。
實際應用場景:
- 客戶滿意度報告:通過收集客戶反饋,分析產品改進方向。
- 團隊績效報告:評估團隊成員的貢獻度,優化激勵機制。
- 項目健康度報告:綜合進度、成本、質量和風險指標,評估項目的整體健康狀況。
建議:定期召開數據分析會(hui)議,將報告結果(guo)與團隊目標對(dui)齊,推動持(chi)續改進(jin)。
三、總結
敏捷項目管理的核心在于靈活性、協作性和持續改進。通過(guo)集中管(guan)(guan)理(li)信息、靈活制定計劃(hua)、多層級任(ren)務管(guan)(guan)理(li)、實時協作、智能提醒、可視化(hua)監控和數據(ju)分析(xi),企業(ye)能夠(gou)高效應對項目管(guan)(guan)理(li)中的(de)各種挑(tiao)戰。更(geng)重要的(de)是,敏捷(jie)項目管(guan)(guan)理(li)并非(fei)一套(tao)固定的(de)方(fang)法,而是可以根據(ju)企業(ye)實際需求(qiu)進行(xing)定制化(hua)調整。
如何落地?
- 選擇合適的工具:根據團隊規模和業務需求,選擇支持敏捷實踐的項目管理平臺(如Jira、Azure Boards、PingCode)。
- 培養敏捷文化:通過培訓和實踐,讓團隊理解敏捷的核心理念(如快速迭代、客戶合作、持續反饋)。
- 分階段實施:從一個小項目試點開始,逐步推廣到全團隊或全公司。
- 持續優化:通過定期回顧(Retrospective)會議,總結經驗并改進流程。
敏捷項目管理的最終目標是讓企業具備快速響應變化的能力,在(zai)競爭激(ji)烈(lie)的市場中占據先機。無(wu)論是(shi)初創公司還是(shi)大(da)型企業,只要愿意(yi)擁抱敏捷,都(dou)能從中受益。
四、FAQ(常見問題解答)
1. 敏捷項目管理是否適合所有類型的項目?
敏捷(jie)項(xiang)目(mu)管理(li)特別適合需求(qiu)變化頻繁(fan)、需要(yao)快(kuai)速迭代的項(xiang)目(mu)(如(ru)軟件(jian)開發(fa)、產(chan)品設計)。但(dan)對于高度(du)標準化的項(xiang)目(mu)(如(ru)建筑施工(gong)、合規審計),傳統項(xiang)目(mu)管理(li)方(fang)法可能更適用。企業(ye)可以根據項(xiang)目(mu)特點選擇混合模式(shi),例如(ru)在(zai)需求(qiu)穩定(ding)階段采(cai)(cai)用敏捷(jie),在(zai)合規審查(cha)階段采(cai)(cai)用瀑布式(shi)管理(li)。
建議:在(zai)項目啟(qi)動階段,評(ping)估需求(qiu)的不(bu)確定性和(he)客戶的參與度。如(ru)果需求(qiu)變(bian)化可能性高(gao),且客戶能夠持(chi)續提供反饋,則敏捷(jie)是理想選擇。
2. 如何應對客戶參與度低的問題?
客(ke)戶參與度(du)低是(shi)敏捷項目管理的常見挑戰。如果客(ke)戶無法全(quan)程參與,可能導致需(xu)求理解偏差或反饋滯后。解決(jue)方法包(bao)括:
- 定期同步會議:即使客戶無法頻繁參與,也要定期(如每周一次)同步項目進展和需求變更。
- 委托內部協調人:指定一位團隊成員作為客戶的“代言人”,負責收集和傳遞反饋。
- 使用可視化工具:通過看板或演示,讓客戶直觀了解項目進展,即使不親自參與也能保持透明度。
建議:在合同中明確客戶的(de)反(fan)饋機制和時間要求,避(bi)免因客戶拖延(yan)導致項目(mu)延(yan)期。